netdata-cloud
netdata-cloud copied to clipboard
The public repository of Netdata Cloud. Contribute with bug reports and feature requests.
### Problem If i am interacting with a chart and i select one or more dims or interest. Once i group by node, etc those dims i selected from the...
### Problem Combine your real-time monitoring and troubleshooting needs with an overview Diagram depicting your current setup. This could potentially be done at a room level. ### Description So for...
### Problem it would be very useful if i could apply a specific node filter to all charts in a custom dashboard. right now i would need to individually select...
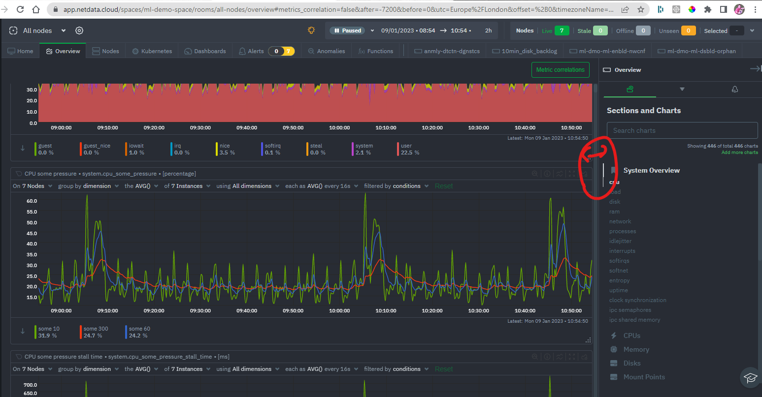
### Problem As a user i expect to be able to resize the side bar as i want/need  ### Description ability to resize like i can in most modern...
### Problem i have 2 k8s nodes - one is an airflow scheduler and one is an airflow worker node - at the moment i have no way to tell...
### Problem We've discussed in the past that we'd like to allow users on all tiers to make dashboards and/or individual charts public. We've received the request again from a...
### Problem There are no share button to easily share a short url link. ### Description The link in the url is very long to share, and not everyone might...
### Problem users are often not sure if their emails got delivered or not - typically these are sign in emails and things like that. we often then have to...
### Problem https://netdata-cloud.slack.com/archives/CS3PB0VJ7/p1675424658451519  ### Description . ### Importance nice to have ### Value proposition 1. ### Proposed implementation _No response_
### Problem It would be nice if i could set up cron jobs in Netdata Cloud to orchestrate my use of the health management api in a nice and painless...