Amit Raj
Amit Raj
+1 for this issue.
Hi @maxsmythe, Thank you for your reply. Sorry, I am not sure how to get QPS for G8r. I tried to find various prometheus metrics but unfortunately I don't find...
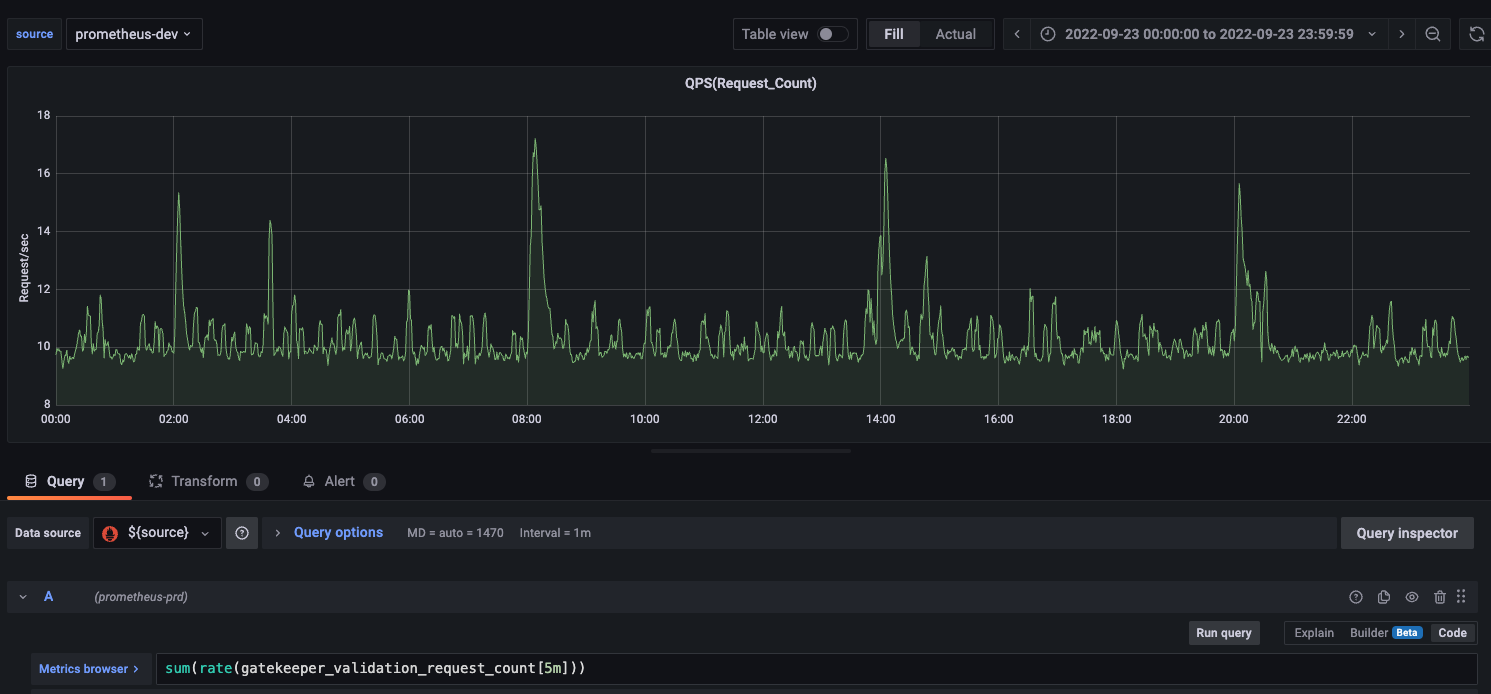
Thank you @maxsmythe - QPS is around 17 during peak hours. its around 10 during normal hours.  - Yes, we are using data.inventory...
Hi @maxsmythe unfortunately disabling sync config is not an option for us. what we are thinking now is to focus on optimising our cron jobs and see if that improves...
one interesting and intriguing thing I noticed is that latency- Median Request Duration(gatekeeper_validation_request_duration_seconds_bucket) does not go beyond 3 seconds.  Is this because we...
Thank you for your inputs @maxsmythe, highly appreciate it. we are currently fine-tuning our cronjobs. seems this fix was just released in 3.9.1, we will wait for n-1 release before...
Thank you for pointing that out. appreciate it. thank you