eddietanshuo
eddietanshuo
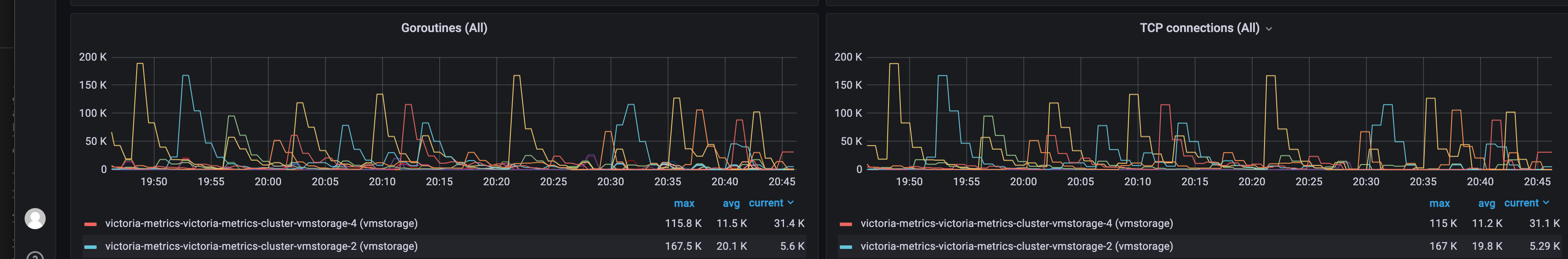
The reason why only one vmstorage node has the issue we are still researching on it.
Yes, it should be helpful. Do we have a way to distinct assisted merge and normal merge by log? We find the following logs:  There is no label to...
Thanks!! We expect the new version release.
Thanks for reply @dmitryk-dk. I just read the source code and draw a picture to help myself to understand the merge process. It's true the assisted merge do not depend...
In addition. There is no error log on every vmstorage node. The load of each vmstorage is equal.
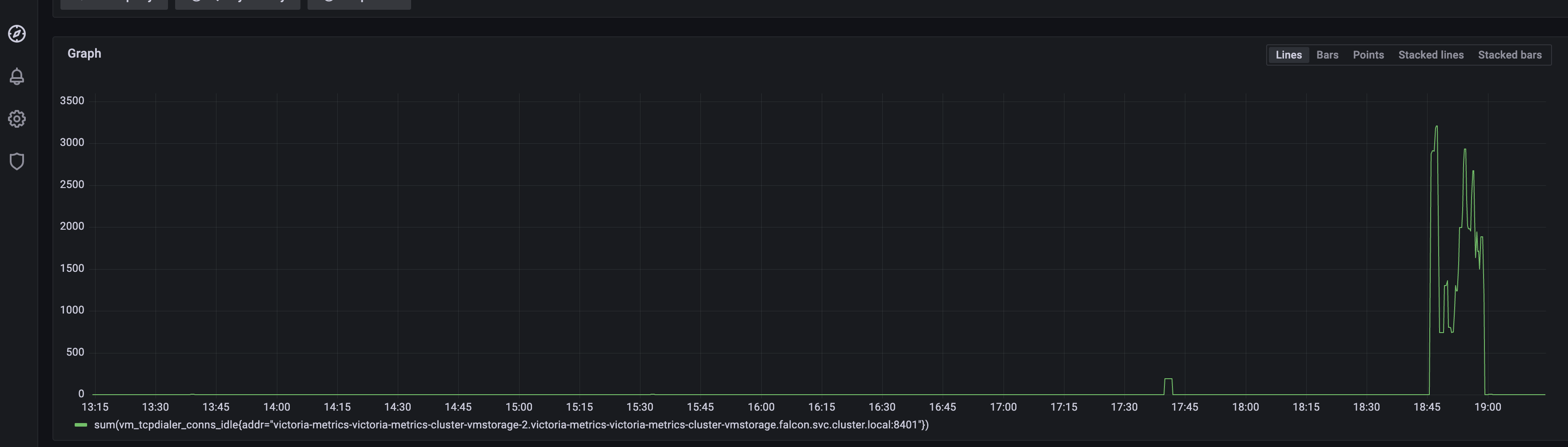
For the metrics of idle connections inside the pool, we see conn_pool reserves too many connections.  For the shake of high num of connections. The goroutine num increases. ...
Sorry for late reply. I read the source code of vmselect's netstorage and understand how it works. @valyala is right: we didn't set the search concurrent args, but we have...
I find there is a query with more than 10k subquery... this query must be the problem
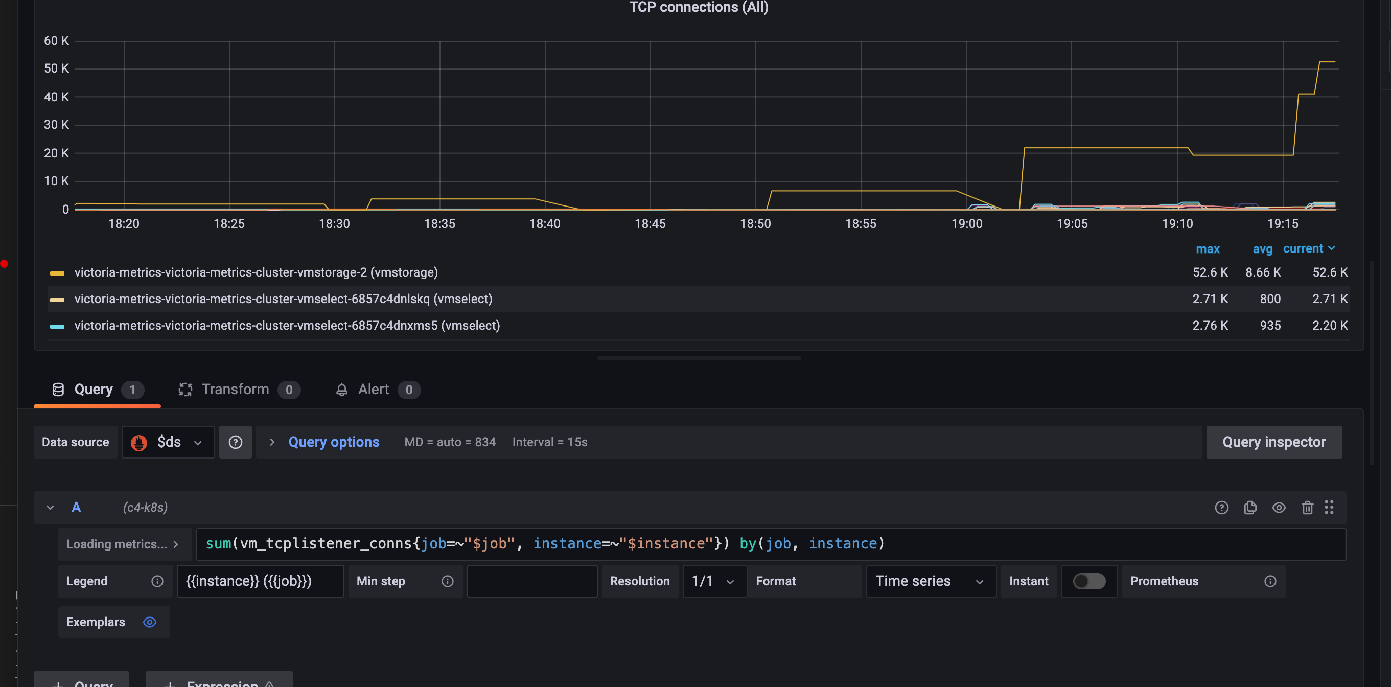
I build vmselect with https://github.com/VictoriaMetrics/VictoriaMetrics/commit/d8a276fbe471527b8da43a0fb7cb92321b2d982e one of node still has high rate of connections:  
the `concurrentDialsCh` only limits the rate to `handshakeFunc`, is there anyway to limit the max num of connection?