Pavel Korchagin
Pavel Korchagin
I'd like to have folder sharing feature too. Sharing a set of passwords that belongs to something will be more convenient than sharing passwords one by one.
Experiencing this problem as well after upgrading 21.3.18 -> 22.3.3  On the picture above source of data - `AsynchronousMetrics.jemalloc.*` First mark: upgrade 21.3.18 -> 22.3.3 Second mark: OOM ```...
@filimonov thanks for the suggestions, i tried it and here is my results: > check if detaching Kafka tables help? It doesn't help to release memory immediately, but it helps...
> Are you running queries that retrieve a lot of data? For some queries response body size can be few MBs, i'm not sure it's a lot or not: ...
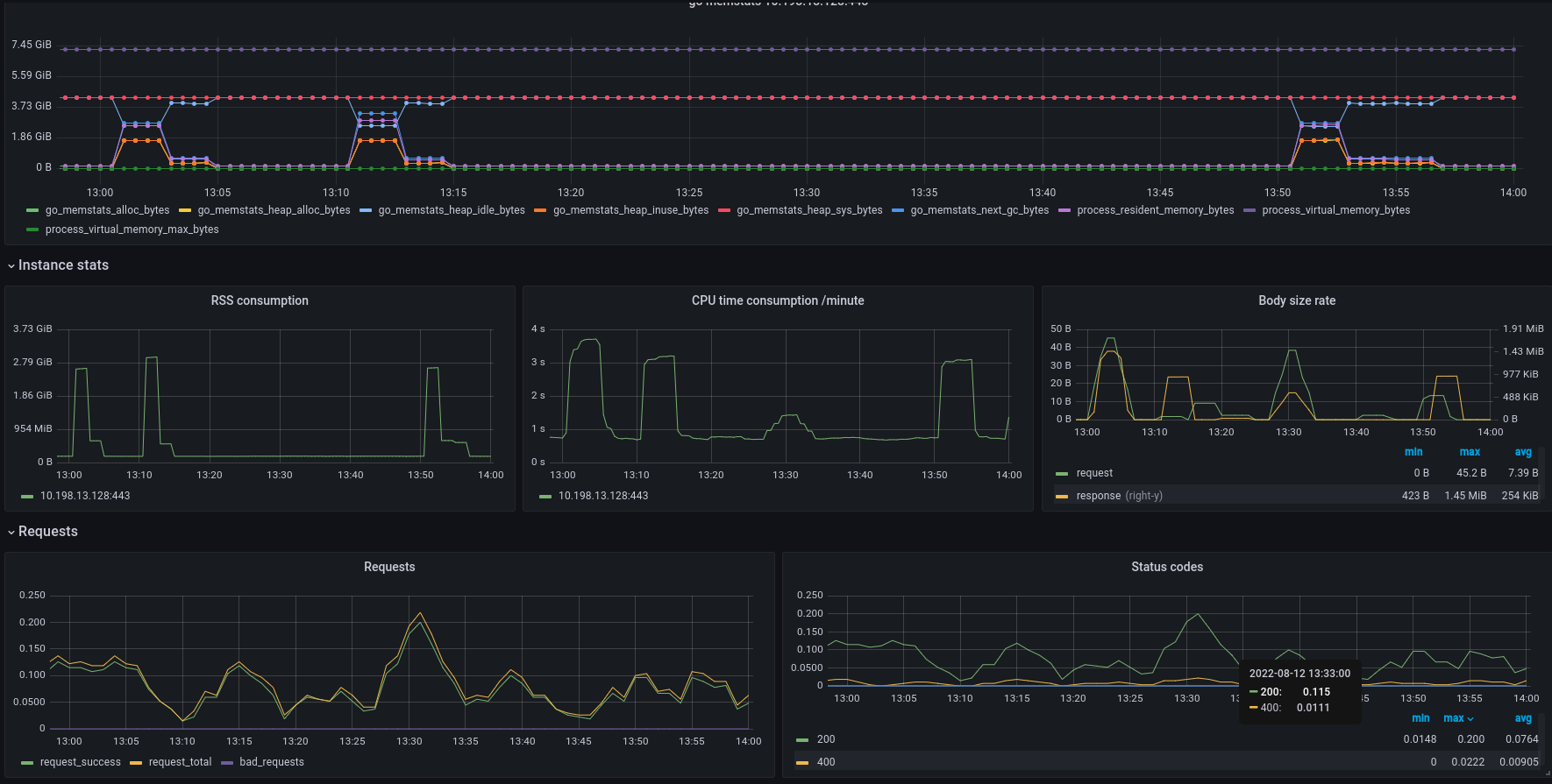
@Garnek20 hi we've got it OOMed @ 13:31:02, here is a related graphs for this timeperiod:  i hope it helps!
@mga-chka > Could you do the same test on v1.16.0 (that doesn't contain this change) Tested, results seem to be the same ``` # ./chproxy --config chproxy-conf.yaml INFO: 2022/08/10 00:36:52...
@mga-chka > it prevents chproxy to run twice the same SQL queries on CH when they are not cached yet and used at the same time. Okay, you're taking about...
@mga-chka > We made this change because of the way the concurrent query handling worked but I think we will find another way so that the max_execution_time can be back...
Frankly say, it's not a big issue so far. I hope https://github.com/ContentSquare/chproxy/pull/190 will be merged prior my 1GiB redis instance will be completely hogged by 1-2 bytes records :) But...
Thanks guys, i've just tried v1.16.4 and TTL for `*-transaction` keys set correctly in redis: 2x`max_execution_time`