jwpit
jwpit
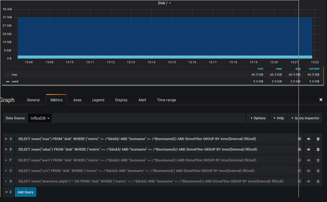
Hi, i do face a similar problem with Module Version 1.3.4. Grafana config looks like this  and is working  Icinga Config looks like this  Resulting in displaying...
Hi Carsten, any news about this issue? Rgds, Jens
Thank you IsReal8a, this explains the behavior. Until there is a fix, i do opt for 3: don't use checks with a dynamic amount of results.