Annika Wickert
Annika Wickert
As I was also interested in this issue. I verified with pyroute2 that the kernel indeed misses the IFA_LABEL for ipv6 addresses. See this dump (I dumped with pyroute2 to...
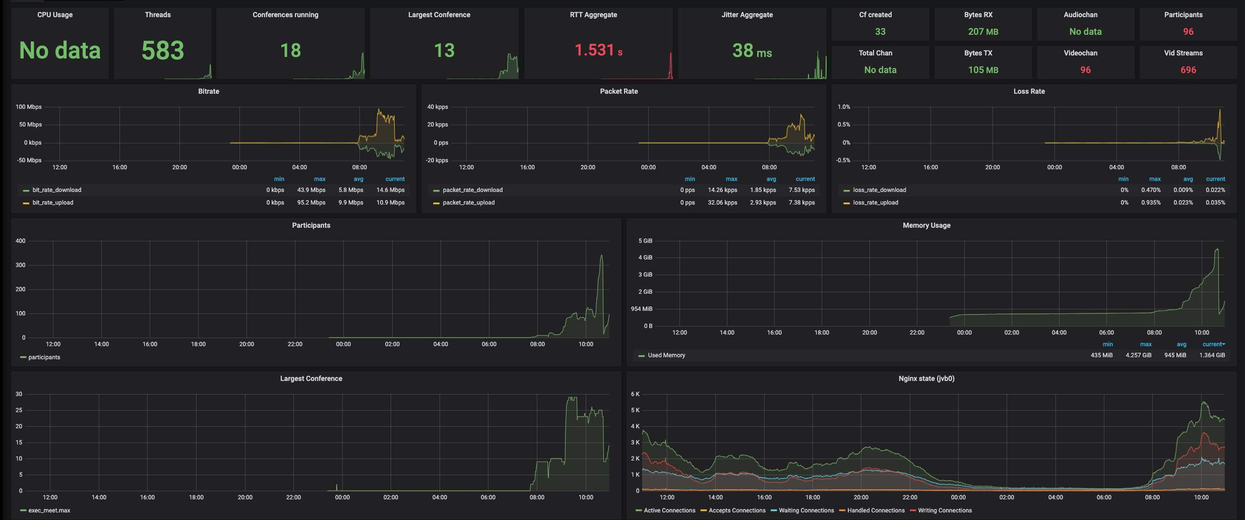
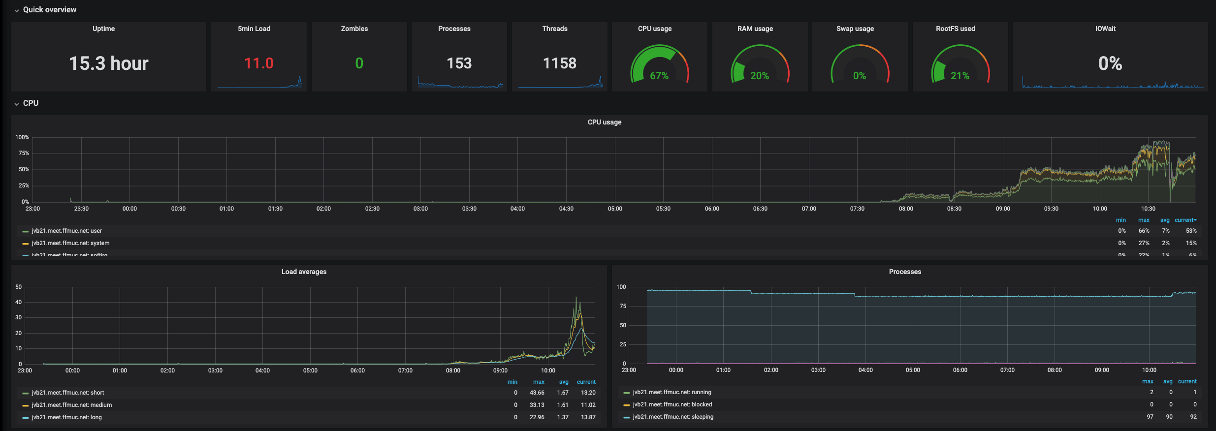
Here you can see that overloading the machine happened.   
More infos from Bridge log: ``` 2020-04-30 04:35:45.471 SEVERE: [46] PubSubPublisher$3.run#495: Timed out a publish request: bridgeStatsNode 2020-04-30 04:35:46.682 SEVERE: [46] PubSubPublisher$3.run#495: Timed out a publish request: bridgeStatsNode 2020-04-30 04:35:47.880...
I just merged https://github.com/netbox-community/go-netbox/pull/92 so we have master working with netbox 2.9
Could you make a PR with the revlevant changes?
I cherry-picked some of the ideas to master. Are we going to keep this open or close for good?
Problem is ... I think most of the maintainers don't use the project anymore themselves so we depend on PRs :(.
Wasn't meant as offence just a fact :). And yeah, it's a sad situation I would like to really help more. But as I am not using go-netbox anymore it's...
Could you please once more rebase on current master? Thank you!
I have the same error with `4990ce8d-5028-4e51-a015-e9ab1b1ebe1a.uterm.release`: ``` starlink_exporter_1 | time="2021-06-25T07:56:28Z" level=error msg="failed to collect context from dish: rpc error: code = PermissionDenied desc = " source="exporter.go:290" starlink_exporter_1 | time="2021-06-25T07:56:31Z"...