Philipp Schmurr
Results
2
issues of
Philipp Schmurr
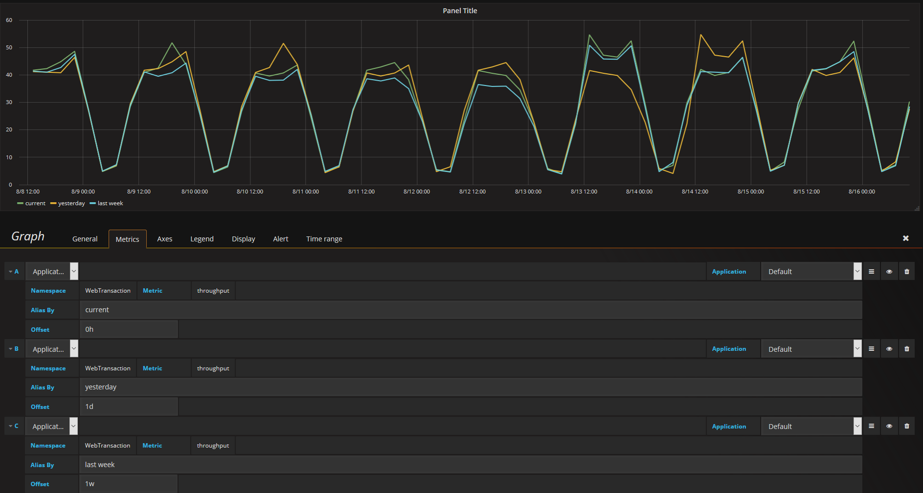
This modification allows you to get data with a simulated time shift to overlay them in one panel.  This is perfect to compare e.g. todays throughput with last week...
--- name: Bug report about: Create a report to help us improve title: 'SchemaView.induced_slot_range does not use the default range of the schema' labels: bug assignees: '' --- **Describe the...
bug
schemaview
community-generated