thanos
thanos copied to clipboard
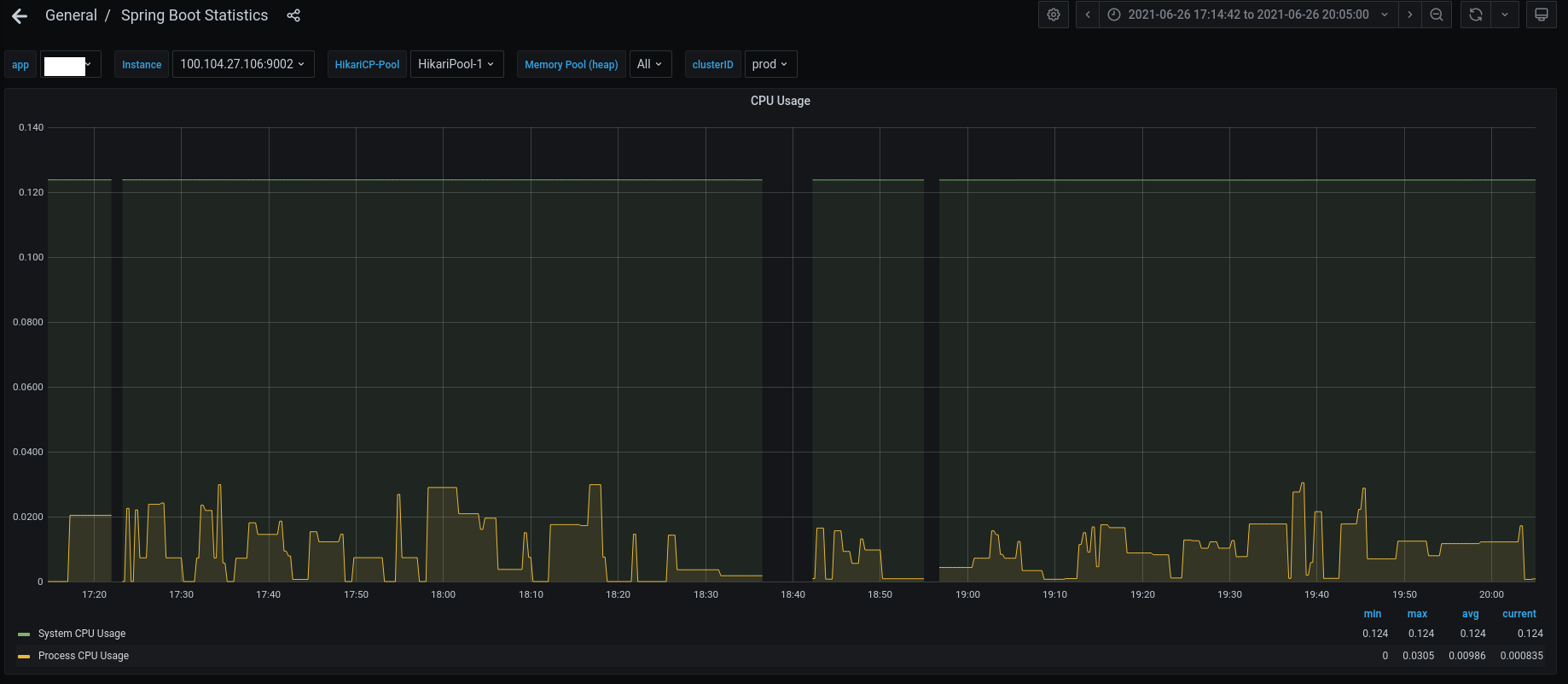
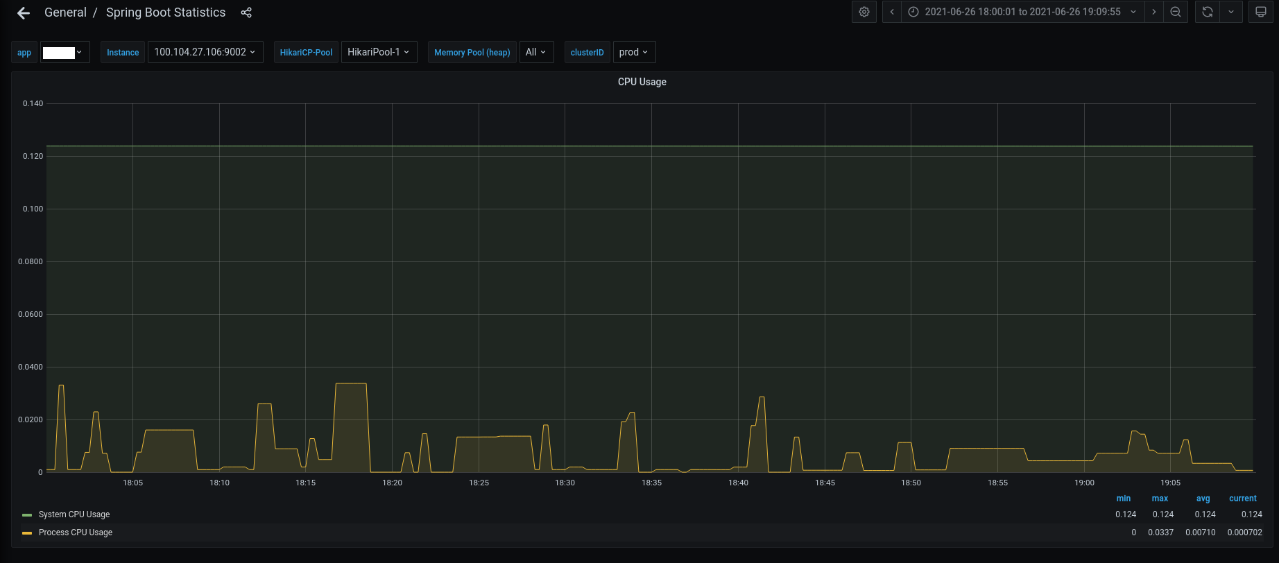
"Heisenberg" data gaps disappearing at different time ranges with the same step
This is done via Grafana over the same data series. The same query, with same step over different time ranges produces either gaps or no gaps. The smaller range makes the gap disappear.
Graphs and queries are attached.


Federated Prometheus with Thanos is used.
Prometheus Helm Chart 13.6.0
The issue is always reproducible for the same time ranges.
Does it help if you increase the step when there are gaps? Do you run query-frontend to help with the alignment of the step? Perhaps Thanos Store starts giving you lower-resolution data and IIRC Grafana automatically selects a bigger step when viewing a bigger time range.
This is against query front end.
We haven't tried messing with the step, partially specifically because this is a very reproducible case - the only variable that changes is the start/end timestamp pair.
From the practical standpoint the step manipulation does not help as the dashboard in grafana are usually fixed at the same step. Furthermore, there may be a question on what exactly is being displayed as the graphs don't look similar for the same timestamps over the different time range, but those could be extrapolation artifacts.
Hello 👋 Looks like there was no activity on this issue for the last two months.
Do you mind updating us on the status? Is this still reproducible or needed? If yes, just comment on this PR or push a commit. Thanks! 🤗
If there will be no activity in the next two weeks, this issue will be closed (we can always reopen an issue if we need!). Alternatively, use remind command if you wish to be reminded at some point in future.
This is still an issue.
Hello 👋 Looks like there was no activity on this issue for the last two months.
Do you mind updating us on the status? Is this still reproducible or needed? If yes, just comment on this PR or push a commit. Thanks! 🤗
If there will be no activity in the next two weeks, this issue will be closed (we can always reopen an issue if we need!). Alternatively, use remind command if you wish to be reminded at some point in future.
This is still an issue.
Hello 👋 Looks like there was no activity on this issue for the last two months.
Do you mind updating us on the status? Is this still reproducible or needed? If yes, just comment on this PR or push a commit. Thanks! 🤗
If there will be no activity in the next two weeks, this issue will be closed (we can always reopen an issue if we need!). Alternatively, use remind command if you wish to be reminded at some point in future.
This is still issue
Hello 👋 Looks like there was no activity on this issue for the last two months.
Do you mind updating us on the status? Is this still reproducible or needed? If yes, just comment on this PR or push a commit. Thanks! 🤗
If there will be no activity in the next two weeks, this issue will be closed (we can always reopen an issue if we need!). Alternatively, use remind command if you wish to be reminded at some point in future.
This is still an issue.