Alpine
Alpine copied to clipboard
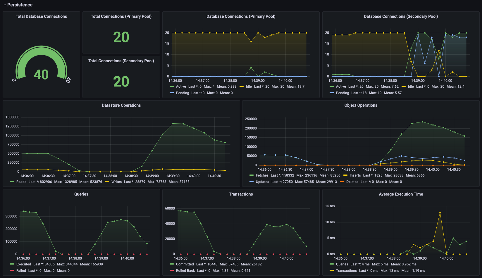
Add support for persistence metrics
This PR adds metrics support for both DataNucleus and HikariCP, providing insights into how the persistence layer of Alpine is doing.
While DataNucleus provides a more high-level view of things, the HikariCP metrics will hopefully allow users to better tune their pool size.
Note: The DataNucleus statistics are not thread safe until datanucleus-core 6.0.2 (see https://github.com/datanucleus/datanucleus-core/pull/478) and may yield weird numbers as a consequence. They'll start to emit reliable numbers as soon as we update to 6.0.2.
Here's an example of how this may look in a Grafana dashboard:
