pytest-html
pytest-html copied to clipboard
Need a way to expand size of the scrollable box that appears with failures
Greetings - great work on the new code BTW :-)
Running 4.0.0rc4
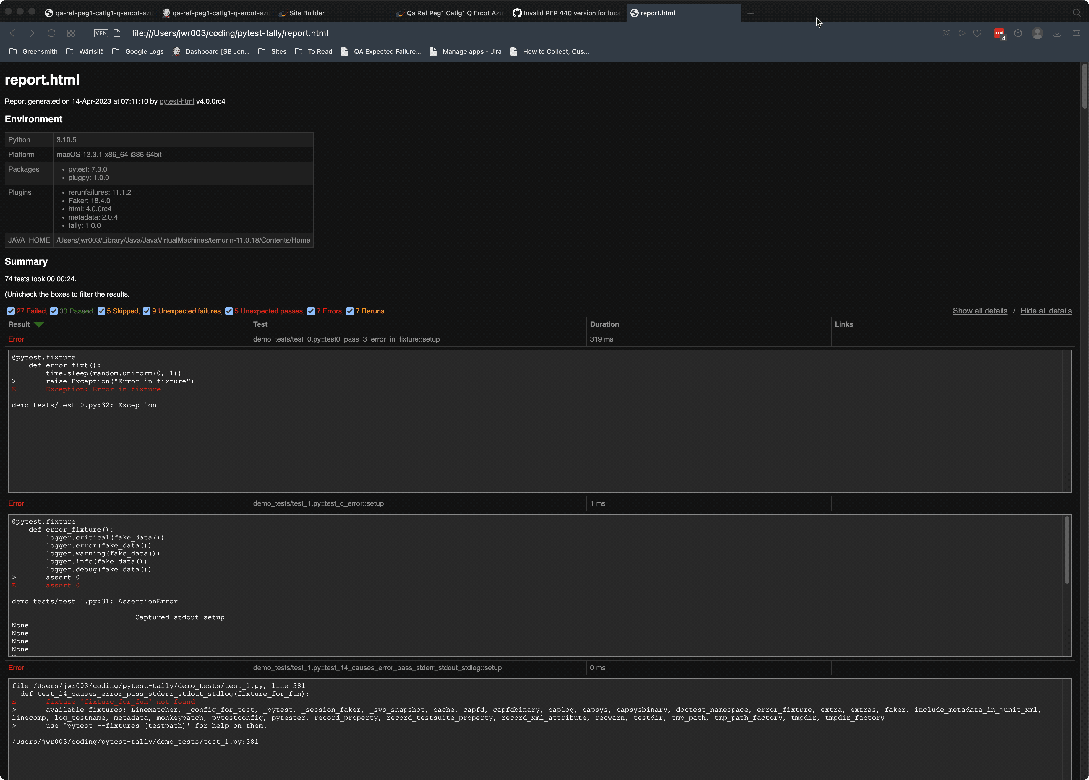
When I have failures in my test runs, the new pytest-html shows the traceback/failure info in a scrollable box that makes it hard to navigate for very verbose output. Request would be for a checkbox to expand the whole thing for easier viewabilty. or maybe or some setting where I can change the default behavior to "always show all tracecback info".
