Łukasz Mierzwa
Łukasz Mierzwa
I've deployed this patch to two instances today, that's on top of v2.37.0-rc1 (+ #10782 & #10709 patches since we have those on top of current v2.36.0). It's working fine...
FYI both instances are working perfectly fine and memory usage reduction is looking great. 26.8M time series instance: 
Do you it would be feasible to further compress the data? Maybe with some dictionary based compression method (although that seem to require a pre trained dictionary, for example with...
> Divide labels into "target" and "instance" sets - everything for a single scrape gets the same target labels. If `honor_labels: true` is set then each target can return a...
> 1. Pull `__name__` out to a separate string. This saves 9 bytes for the label but adds 16 bytes for a string header. Maybe we can "intern" those strings,...
   
FYI the main improvement here, I think, is the way writes are scheduled. There's now one big loop that iterates all chunks, locks each one and mmaps them. So we...
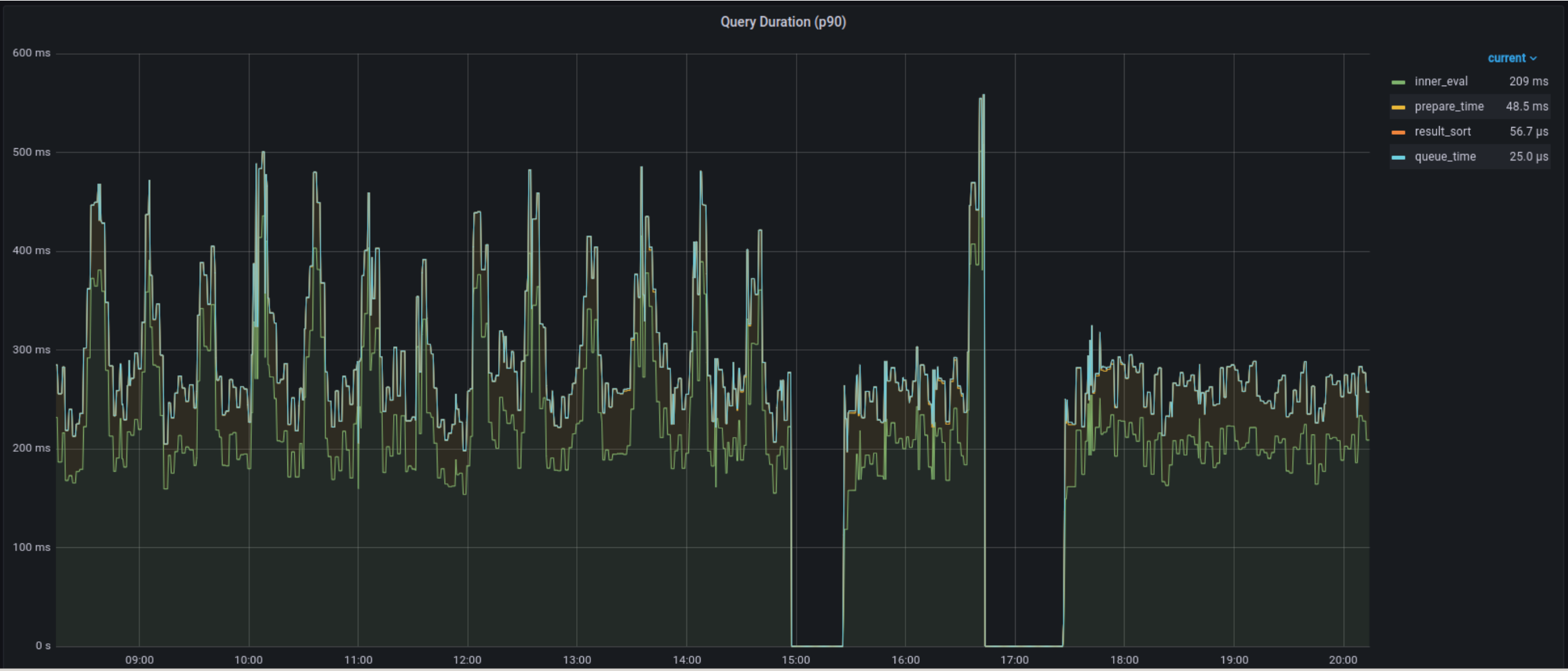
More screenshots with Prometheus metrics after deploying latest patch. Query and rule evaluation duration did improve for p90:   And I'm no longer...
> Note that the rule until now is that TSDB only uses one core, therefore one go routine. chunk write queue, which was added a few releases ago and disabled...
> Each background thread is 1.33 cores that every user needs to provision, as you need to presume the worst case that they're all active at the same time. As...