node_exporter
                                
                                 node_exporter copied to clipboard
                                
                                    node_exporter copied to clipboard
                            
                            
                            
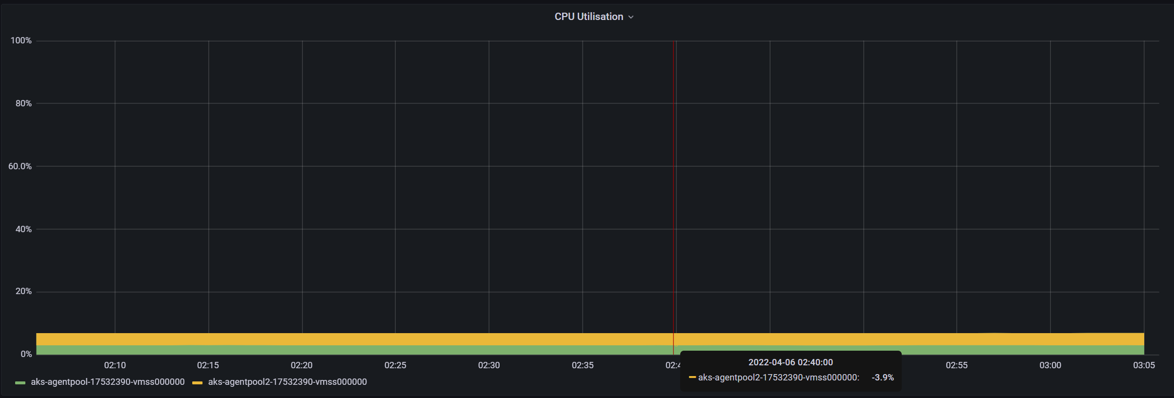
                        USE Method (cluster) dashboard - CPU Utilisation query
I am looking at this dashboard panel and it query -- https://github.com/prometheus/node_exporter/blob/b52bf958f8e2d4ed1624b8122d08af4d12da9322/docs/node-mixin/dashboards/use.libsonnet#L229
for my cluster and i see negative values for 'CPU Utilisation'. Can someone please explain what utiliSation means and how is it different from utiliZation ? What does negative value signify here, if its valid ? Node exporter version - 2.2.0
