Error message is not simple to understand the issue
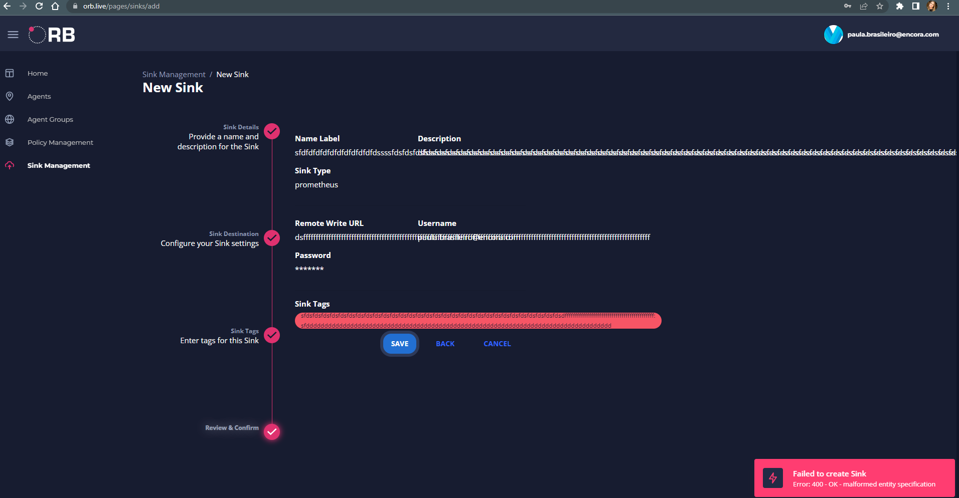
Describe the bug A bad request on the orb and the message is not easy for the user to understand what the wrong is. The user only knows that I did something wrong but I don't know what. I think that this message could be improved by showing to the user the error.
**Screensh To Reproduce Steps to reproduce the behavior:
- Agent Group > Go to New agent group
- Add Agent group name ('e') and Agent group Description ('e') > Next
- Add Tag key ('e') and tag value ('e') > Click on '+' >Click on Next
- See error
Expected behavior To show the exact API error like 400, 403... It is not necessary. But something indicates to the user how to solve the problem or the error.
Screenshots

Desktop (please complete the following information):
- OS:Windows
- Browser chrome,
- Version 103
Smartphone (please complete the following information):
- Device:N/A
- OS: N/A
- Browser N/A
- Version N/A
Additional context Add any other context about the problem here.
This behavior can be observed and reproduced in any element of the orb (agents, groups, sinks, policies and datasets), since all names must be labels with more than one character. We can add a validation in the API, with a more useful message in the response.
So, the expectation of this issue is to improve the message returned on API if the name of any orb element is with invalid regex (on creation or editing process).
We know that labels must be:
- larger than 1 character
- start with a letter
- use only [a-zA-Z0-9-_]
