grafana-prtg
grafana-prtg copied to clipboard
Factory sensor - Values only show correctly if time range > 24h
I'm using development branch,
If I select time range <24h, Grafana displays incorrect values and all channels on the factory sensors show the same value.
If I select time range >24h, it seems work well

i have simular issue,
https://github.com/neuralfraud/grafana-prtg/issues/75
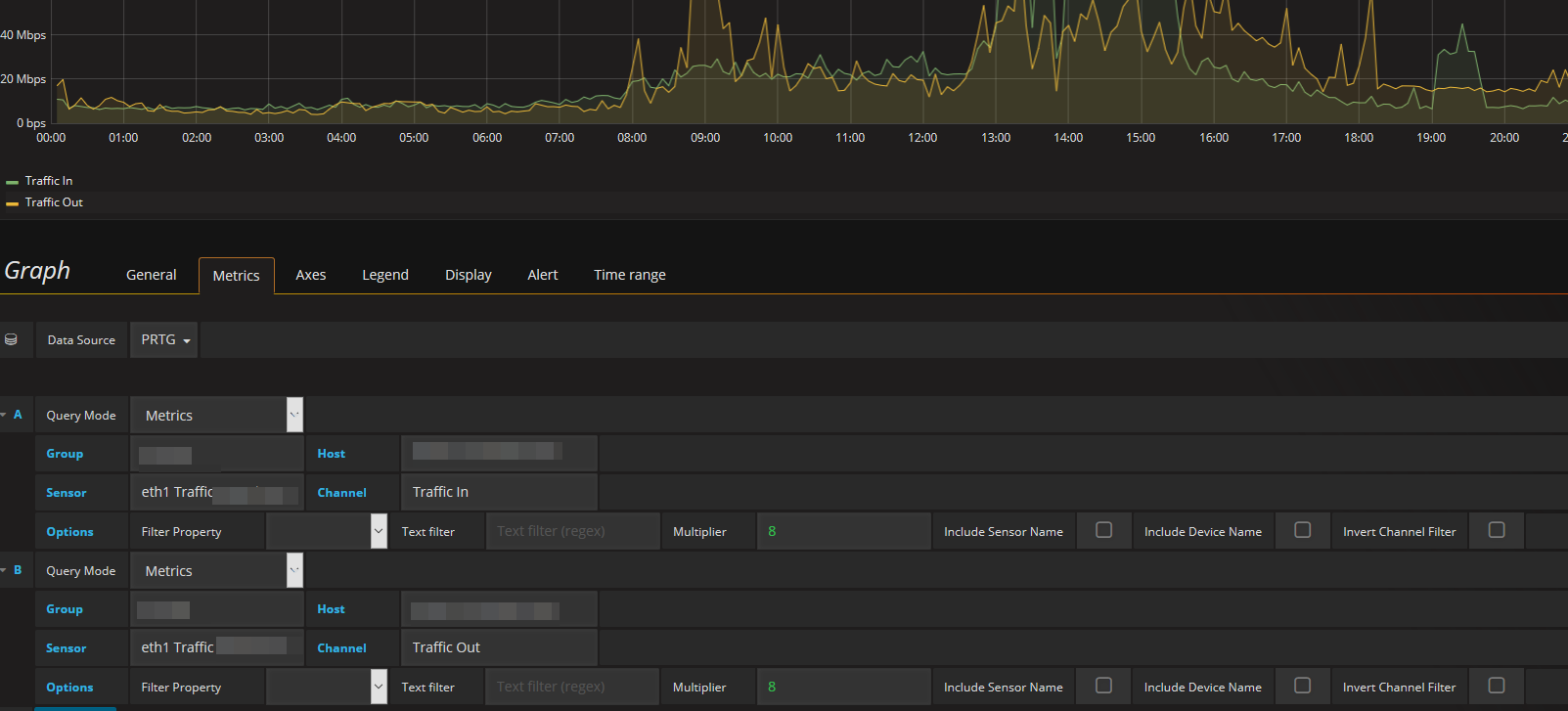
@chuyendang can you please show the Metrics for your Dashboard. Have you Try just the Traffic Sensors, have they work?

@JohnH77
It works well with the SNMP sensor
yes, i have the same issue with the Factory Sensor
I have the same issue. Althoug mine is <12h. The values change completely, Im using factory sensors too.
Last 3 hours

Last 13 hours

We know if it's a bug or missing configuration?
Thanks
I am having the same issue. All the channels in Grafana show the same results of only Channel #1.