meowsbits
meowsbits
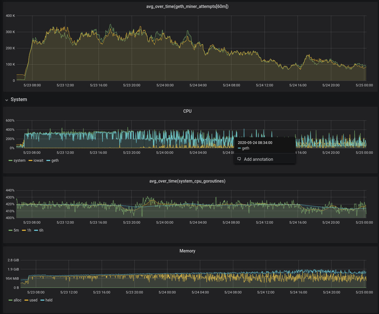
Detail shot of middle time section above: 
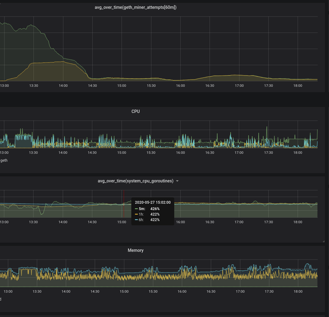
And this is what it looks like when I run the miner in intervals, eg `for (;true;) { miner.start(); admin.sleep(40*60); miner.stop(); admin.sleep(20*60); }`. 
Can you document what you did to reproduce it (so future us can maybe try something else)?
I suppose I should have documented my _producing_ environment as well. Linux, 4GB RAM, 4GB swap, go1.13.5, saw behavior mining on both 2 and 1 cores.
Just touching with an update; this is still an issue for me. Seeing on Mordor, where for the last 48 hours or so, my node has been the only miner....
... and restarted geth (about 0545 clock time): 
``` > console.log(Date(), "hashrate=", eth.hashrate, "peers=", admin.peers.length, "block.#=", eth.blockNumber); Tue May 25 2021 21:35:12 GMT+0000 (UTC) hashrate= 30875 peers= 31 block.#= 3945719 null > console.log(Date(), "hashrate=", eth.hashrate, "peers=", admin.peers.length, "block.#=",...
```sh # ./build/bin/geth version CoreGeth Version: 1.12.7-unstable Git Commit: 9090b5ee2e92fa06932289611c35338bda5a1cbc Git Commit Date: 20220405 Architecture: amd64 Go Version: go1.16 Operating System: linux GOPATH=/root/go GOROOT=/usr/local/go ``` ```js > console.log(Date(), "hashrate=", eth.hashrate,...
I'm in GMT-7; bog down event at 2200 local time, 0500 GMT-0. ``` > admin.nodeInfo.name "CoreGeth/v1.12.9-unstable-cd1f5160-20220901/linux-amd64/go1.16" ```  
I wonder if its correlated with a DAG file generation or something like that.