ioBroker.echarts
ioBroker.echarts copied to clipboard
Negative X axis offset
Ich zeichne immer am 1. Tag des Monats um 0:00 Uhr die elektrische Arbeit (kWh) der Photovoltaikanlage auf. Natürlich werden nun die kWh immer im Folgemonat angezeigt. ZBsp werden die kWh vom Monat Juli im August angezeigt.
Ein negativer Offset der X-Achse wäre hier hilfreich.
I always record the electrical work (kWh) of the photovoltaic system on the 1st day of the month at midnight. Of course, the kWh are now always displayed in the following month. For example, the kWh of July are displayed in August.
A negative offset of the X-axis would be helpful here.
Habe ich auch schon mehrmals vermisst.
Hm... Und was ist das?



Ein positiver Offset. Ein negativer wäre gefragt.
Ein positiver Offset. Ein negativer wäre gefragt.
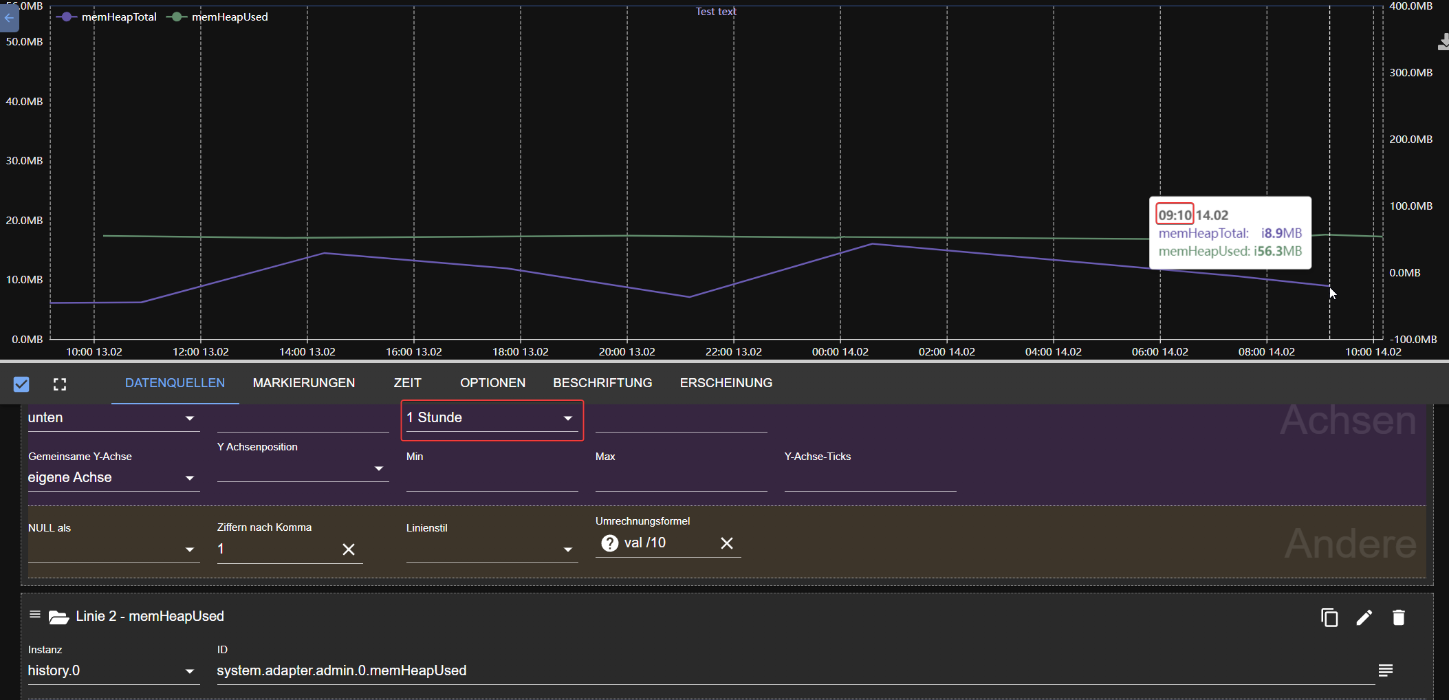
Das ist ein Negativer:
- 1 Stunde => 9:10
- 2 Stunden => 8:10
Oder will man in der Zukunft die Werte sehen?
Ich habe die Formulierung negativ gewählt, da in der Option kein "-" vor der Zahl steht.
Da hatte ich auch schonmal mit @Homoran drüber diskutiert.
https://forum.iobroker.net/topic/39172/test-echarts-adapter/416?_=1676367935319
Edit Für mich habe ich das Problem so gelöst, dass ich die Werte jetzt manuell mit einem anderen Zeitstemlel (-24h) in die SQL-Datenbank schreibe.
Um 0:00 Den Wert und dann um 23:59 nochmal eine 0 damit mir das Chart nicht in den nächsten Tag läuft, da es dort ja noch keinen Tagesverbrauch gibt (Die 0 zerschmettert mir leider die Darstellung was, da dass Chart nicht bei 0 anfangen müsste, einen festen min-Wert vergebe ich nicht, da es im Sommer durchaus sehr niedrige Werte gibt).
I added it, but I still do not understand the usecase. But no matter.

Danke, denke aus meinem verlinkten Post aus dem vorherigen Beitrag hier geht es gut hervor.
I added it, but I still do not understand the usecase. But no matter.
In meinem Eingangspost ist die Problematik beschrieben. Die kWh der PV Anlage sollen im vergangenen Monat angezeigt werden.
Vielleicht verstehe ich den Offset falsch aber wenn ich minus einen Tag auswähle wird bei mir lediglich heute schon ein leerer Eintrag für Morgen gezeigt?
Das heißt bei mir steht in der der SQL Tabelle ein Eintrag mit dem Datum 13.02.23 23:59. Dieser wird wird mit mit oder ohne Offset für den 14.02. angezeigt. Mehr Einträge hat die Tabelle noch nicht. Ich hätte erwartet das ich nun die Werte die am 14.02.23 angezeigt werden mit dem Offset auf den 13.02.23 schieben kann wo sie sowieso hingehören?
Dort nutze ich die neuen Balkendiagram
Ihr wollt doch negative X-Offset. Es ist da, obwohl ich nicht verstehe wofür. Nutze es wie ihr das wollt.
Vielen Dank. Ich habe momentan noch die v1.0.12 drauf. Wie update ich sauber auf diese Version?
@GermanBluefox Hier ein Beispiel. Ich lese am 1. Februar die kWh aus dem Zähler. Dies ist das Total vom Monat Januar. Anschliessend wird der Zähler auf 0 kWh gesetzt. Ich habe die Einstellung "Schritte" und "minmax". Der am 1. Februar ausgelesene Wert wird nun während dem ganzen Februar angezeigt, obschon dieser Wert eigentlich zum Januar gehören würde. Ich erhoffe mir, dass mit einem Offset von -1 Monat dieser kWh Wert nun im Januar angezeigt wird. Ich hoffe, damit etwas Klarheit geschaffen zu haben ;)
Habe gerade gemerkt, dass ein positiver Offset eigentlich das Richtige macht. Allerdings nur bis 2 Wochen. Ein 1 Monat Offset macht genau nichts!
Sicher? Wenn ich die Daten +1 Tag verschiebe dann wird nur der Tag heute aus dem Diagramm gestrichen, aber nicht alle Daten um einen Tag verschoben.
Bei mir macht es das so. Aber nicht bei einem Diagramm über 2 Jahre und einem Offset von +1 Monat.
Bei mir ist es wie bei markus397. Bei mir ist es ein Balkendiagramm mit Zeitraum einer Woche
Das ist wirklich eine merkwürdige Sache. Je nach Offset-Wert verschiebt es oder löscht nur eine Zeitspanne. Zudem verhält es sich nicht gleich bei einem "Schritte" Diagram wie bei einem "Auto". Ich glaube, da ist ein Bug drin.....
Hier mal meinen eCharts Output.
Man sieht da, dass die kWh vom Monat Februar nun ab dem 1. März angezeigt werden (weil ich die Daten ja immer am 1. um 0:00 Uhr auswerte).

Ich habe auch nochmal getestet. Ich würde sagen erstmal müssste in diesem Fall der Offset +1 Tag. Wenn ich das bei einen normalen Liniendiagramm auswähle funktioniert es auch. Nutzer ich aber ein Balkendiagramm funktioniert es nicht. Sondern es verschwindet einfach einen Tag.
Genau das habe ich auch festgestellt (siehe vorletzten Post von mir). Es spielt auch eine Rolle, wieviel man versetzt. 1 Monat hat bei mir keine Wirkung.
Habe heute auch nochmal Zeit gefunden um mir die neuen Funktionen wie json und den negativen offset anzuschauen.
Ich glaube, wir hatten außer @GermanBluefox eine falsche Vorstellung vom offset.
Ich (und manch anderer) dachten wohl, dass man mit dem offset den Zeitstempel eines Wertes verschieben kann. Dass dieser zB anstatt um 12 Uhr um 14 Uhr angezeigt wird.
Ich habe aber jetzt bemerkt, dass das ja garnicht so ist und "nur" das Diagramm entsprechend früher oder später anfängt. Beim Balken und beim Liniendiagramm.
Vermutlich hat deshalb @GermanBluefox deshalb unser Anliegen auch nicht verstanden.....
Somit haben der TE und ich uns wohl eine neue Funktion gewünscht und dachten es wäre mit dem offset bereite integriert....