Turan Asikoglu
Turan Asikoglu
> example of deleting all builds except last 2 for each kind of image (the image kind is based on the Repository value. > > If you want to preserve...
Dangling images? Might need to add an additional command to prune them https://docs.docker.com/engine/reference/commandline/image_prune/
@metost That error is caused by a bug in Opendistro Security introduced in version 1.13.0.0 for Elasticsearch 7.10.2. A pull request containing the fix was made here: https://github.com/opendistro-for-elasticsearch/security/pull/1048 You can...
Thanks, this is very handy. When using roles, by default AWS access keys and ID's expire after 12 hours. A new key or ID isn't fetched when this happens so...
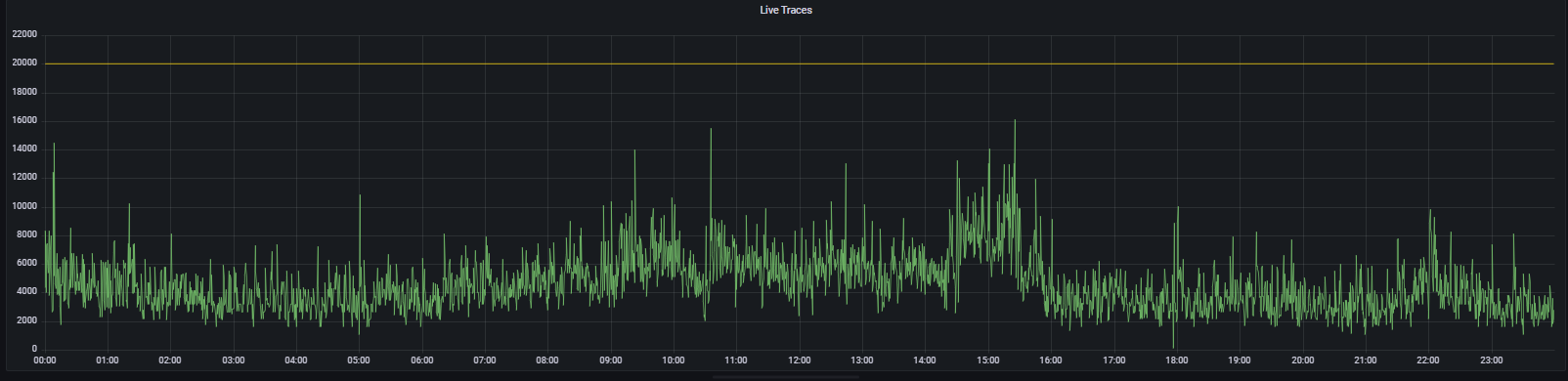
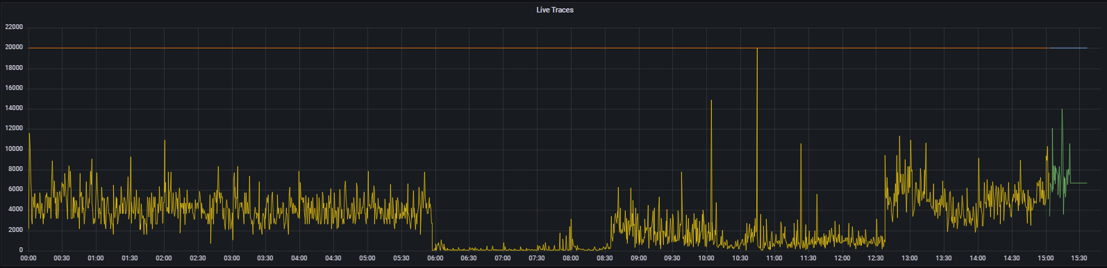
Umm I've noticed the metric comes from the ingester whereas the log message is from the distributor could be where this discrepancy is coming from. Would it make sense to...
   Order of images and times of when LIVE_TRACES_EXCEEDED was logged: 26th @ 08:04 - 13 hits 28th @ 10:03 - 3 hits 31th @ 10:44 - 11...
> I wonder if Grafana or Prometheus is dropping the incriminating data point at query time in order to draw the graphs effectively. Maybe try something like: I suspected that...
Its still early days, but the operator pattern could make multitenancy easier or deploying multiple isolated instances. That is probably overkill for many installs of homer but it isn't hard...
It maybe a bit more gitops friendly to be able to manage local users without resorting to a cli tool.
The above methods wouldn't work for me. For example, the fluxcd community helm chart templates is missing the namespaces fields and I couldn't get it populated by either helmchart or...