Prashant Shahi
Prashant Shahi
@sr2echa She already knows about it. Check the following: https://www.producthunt.com/products/screensy#screensy
@zheoreh From my previous experience, I found `convertStreams(superBuffer, "mp4")` to be a very slow operation. It will take minutes for ~20 seconds long video. That's why in screenity, it "fake...
@gxwilkerson415 That would be great! Assigning to you the issue as it seems like @lalitkale is not actively working on it. Do checkout the following tests, as I think the...
@gxwilkerson415 Can you ping me on our community slack so that I can connect you with relevant folks for seamless contribution journey? Join here: https://signoz.io/slack
/cc @ankitnayan @srikanthccv @makeavish
@rinshadka You would have to use `h2c` protocol or `http2` with Traefik for gRPC. You can refer to this guide: https://doc.traefik.io/traefik/user-guides/grpc/
@pranay01 We are already using that dashboard JSON in docs. https://signoz.io/docs/tutorial/kubernetes-infra-metrics/ But a new repository for dashboards would make more sense.
@AkshayAwate Thanks for the message in the thread. It turns out that I missed out on it. @bartoszkosciug we have updated quite a lot of things in charts recently. As...
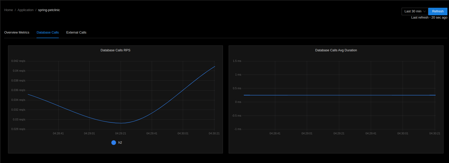
I tested OpenTelemetry Operator with Pet Clinic deployment with auto-instrumentation. I was able to see DB calls in the SigNoz UI. 
@gokul427 Wait for some time till all components are healthy when checked using `docker ps` and run `docker-compose -f docker/clickhouse-setup/docker-compose.arm.yaml down -v` from `deploy` folder.. After the cluster is down...