dendrite
dendrite copied to clipboard
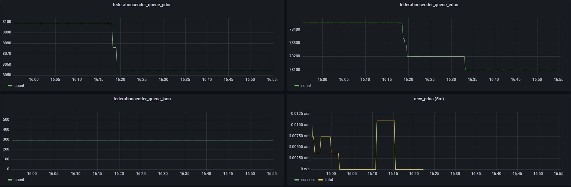
federationsender_queues stop moving shortly after restart
Background information
- Dendrite version or git SHA: 0.6.0
- Monolith or Polylith?: Monolith
- SQLite3 or Postgres?: Postgres 12.8.0
- Running in Docker?: Yes (matrixdotorg/dendrite-monolith@sha256:b6c02bbca4806d8edf6c5944da5bbd9d99e64f8f2f78997464bf8c98bce8ea72)
This server has a single user and the sole joined room is #dendrite:matrix.org.
Description
- What is the problem: federationsender_queue_edus and federationsender_queue_pdus stop moving
- Who is affected: Federation
- How is this bug manifesting: After a restart row counts drop, then soon after do not change anymore
- When did this first appear: update from 0.5.1 to 0.6.0
I was told to open this issue ;), though I assume it's related to the overall "federation no longer working" problem with 0.6.0.
The bumps in the graph are after a server restart (16:17 and 16:32).
Is this still happening on Dendrite 0.6.5?
Is this still happening on the latest release?
Closing as no user feedback.
