dolos
dolos copied to clipboard
:detective: Source code plagiarism detection
This issue lists Renovate updates and detected dependencies. Read the [Dependency Dashboard](https://docs.renovatebot.com/key-concepts/dashboard/) docs to learn more.[View this repository on the Mend.io Web Portal](https://developer.mend.io/github/dodona-edu/dolos). ## Awaiting Schedule The following updates are...
This PR adds support for running the Web UI as front-end for the backend API with support for viewing multiple reports and uploading a zip to analyze.
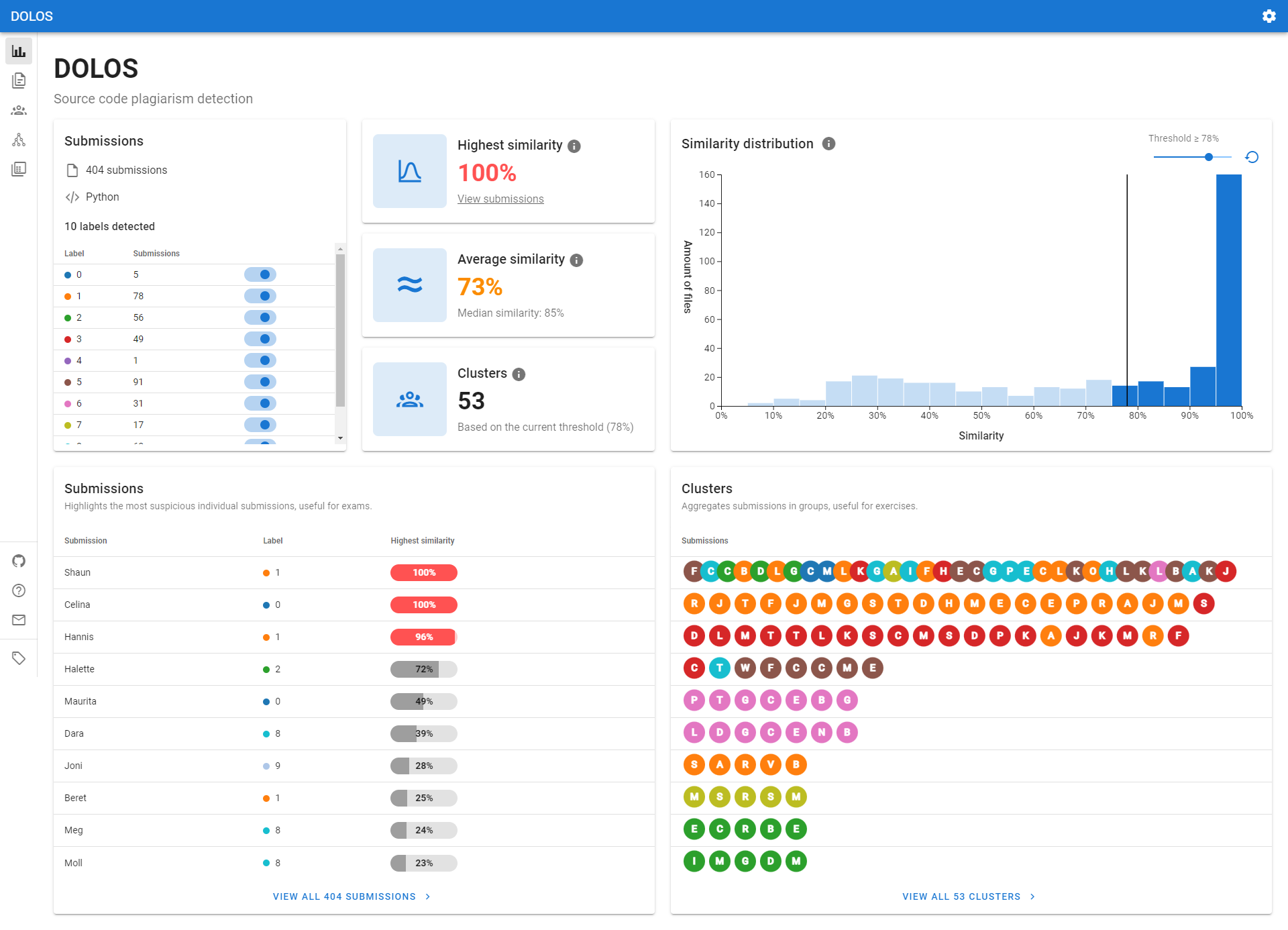
Adds the first 10 submissions & clusters on the overview page, with action buttons to view all submissions/clusters.  Closes #856
Currently we use Vuetify for the UI components in the web application. There are some issues with this: * Vuetify currently does not support Vue 3. There is a Beta...
[GraphRedex](https://github.com/TOPLLab/GraphRedex) has a modified D3 force directed graph that steeds up the rendering process. Also allows pinning some nodes to fixed position. Ask Robbert about details.
We already have a view that shows the submissions in a cluster on a linear time scale. We could improve this by showing the submissions as a tree, with each...
There are now two cards on the bottom of the landing page with a lot of text and a link to the graph and file analys pages. These should be...
- [ ] Merge similarity histogram on homepage with the similarity/longest fragments histogram on the submission page - [x] Rename components to more suitable names - [x] Remove `d3-tools` directory...
Consider the following two files: ```java private class ClassWithArray { private char[] chars = {'A','B','C','D','E','F','G','H','I','J','K','L','M', 'N','O','P','Q','R','S','T','U','V','W','X','Y','Z', 'a','b','c','d','e','f','g','h','i','j','k','l','m', 'n','o','p','q','r','s','t','u','v','w','x','y','z'}; } ``` ```java private final class ClassWithMoreArrays { private final static char...
After I install `@dodona/dolos-lib` and then manually add `d3-dsv` because of #796, I get the following: ```bash /home/fabian/dev/tmp/dolos-test/node_modules/@dodona/dolos-lib/dist/dolos.js:34 const d3_dsv_1 = require("d3-dsv"); ^ Error [ERR_REQUIRE_ESM]: require() of ES Module /home/fabian/dev/tmp/dolos-test/node_modules/d3-dsv/src/index.js...