Huge and always increasing memory
Describe the bug
The memory of our gogs will keeping increasing. And then it will be killed because of OOM after few days. We use it to store gitops repos and a little helm charts , so we will pull and push frequently. Our largest repo is about 22M and others are all about dozens of KB. Total size is smaller than 100M. I'm just guess that there is memory leak. We use it in production env., so it is really confused us. Any response or suggestion will be appreciated. Thx.
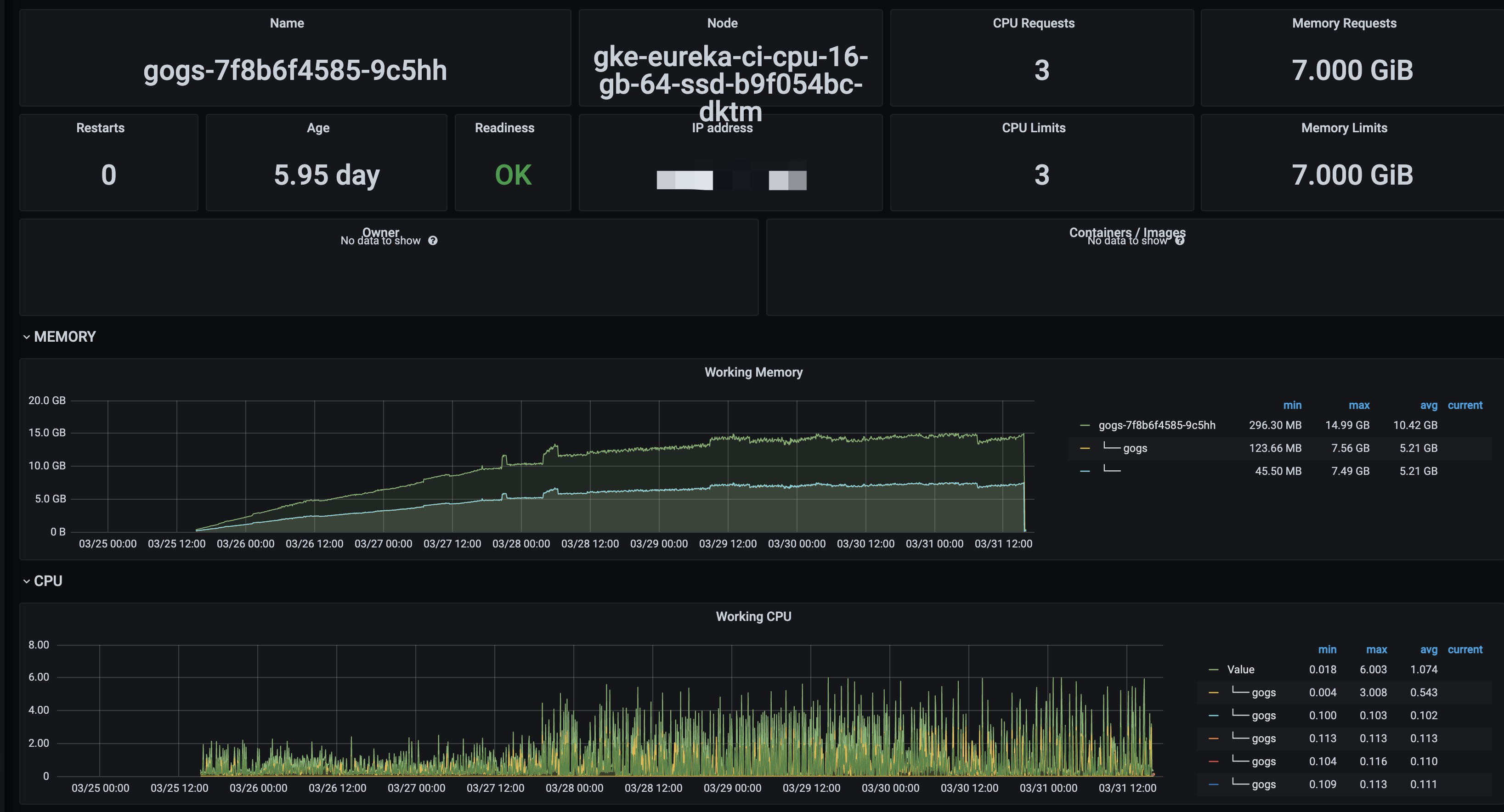
As the monitor graph shows, the memory increase day by day.

That's the statistic data on Gogs.

Gogs version and commit
v0.11.86.0130
Git version
$ git version
We use golang to push and pull git repo.
github.com/go-git/go-git/v5 v5.2.0
Operating system
GKE Version: 1.18.12-gke.1210
Database
PostgreSQL 13 on GCP
GCP Cloud Filestore for local storage.

To Reproduce Steps to reproduce the behavior:
Start Gogs and run about a fews days.
Can you reproduce the bug at https://try.gogs.io?
Expected behavior
Memory stabilizes on a reasonable value
Actual behavior
Always increase
Screenshots
Additional context
I encountered the same problem. The server often freezes unexpectedly, and after a while, the gogs process is killed by the system
I have probably found the reason. My service is deployed on the public network, and by checking nginx access_log and error_log, there are a large number of requests, mostly from web spider. By checking the Gogs control panel, the GC frequency is between 0.1s-5s, and the system CPU usage is very high. Then I configured robots.txt on nginx, but it didn't work because many spider don't follow the robots protocol at all. So I used uwf ban to block some IP segments, and the GC frequency is basically above 100 seconds. I think this is the reason for the memory explosion.
I have the same issue with Gitea and because IP filtering was not a scalable solution in my view, I put Anubis in front of Gitea (and other things). I guess the same can work for Gogs.