Allow 2 columns to be full width
Fluidd Version
1.23.4
Browser
Chrome, Edge, Other (Please tell us below)
Device
Desktop PC
Operating System
Windows
What happened
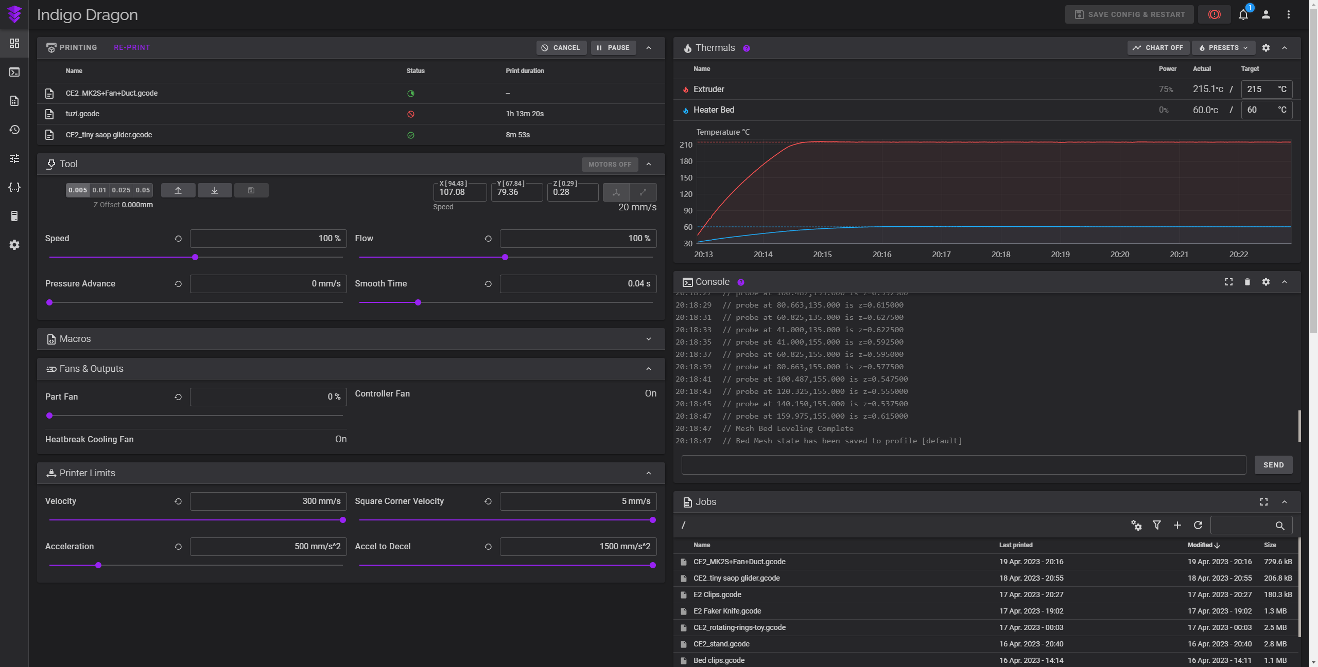
I just updated everything (been a while) and now my dashboard looks squished. I came from 1.19 and updated to 1.23.4.
I've added some screenshots of how it was before and after I updated. I just happened to take those screenshots coincidentally.
What did you expect to happen
Well... Certainly not this.
How to reproduce
I would assume that you might be able to reproduce this bug if you update from 1.19 to 1.23.4. I however cannot be sure of that.
Additional information

Layout was actually broken in the version you had!
The layout you now see is how it looked before the version you had (and matches what is still in use)
Having said that, you can add a 3rd or even 4th column on the main page, so you can take full advantage of your large screen!
Thank you for the super quick reply! :)
That is a bit surprising to hear as I had been using Fluidd since mid 2021.
And I admittedly don’t really like change so I can’t imagine simply not having noticed a UI change like this one.
Either way, is there a chance to get the “broken” UI restored? I genuinely think that it looks more appropriately scaled. I don’t really have a need for a third column (already tried) and would prefer the larger columns.
While I could just install 1.19 on a new SD Card, I would not love to not have all of my stats (History, Time, ...).
Thanks again for your time!
On Apr 19, 2023, at 22:11, Pedro Lamas @.***> wrote:
Layout was actually broken in the version you had!
The layout you now see is how it looked before the version you had (and matches what is still in use)
Having said that, you can add a 3rd or even 4th column on the main page, so you can take full advantage of your large screen!
— Reply to this email directly, view it on GitHubhttps://github.com/fluidd-core/fluidd/issues/1087#issuecomment-1515317774, or unsubscribehttps://github.com/notifications/unsubscribe-auth/AKEVAHWEVSNVYEAIGILWABDXCBBFXANCNFSM6AAAAAAXEQVAQY. You are receiving this because you authored the thread.Message ID: @.***>
I'll leave this as a feature request, it's not on top of my priority list but maybe someone else might pick and work on it!
Thank you, I really hope so!