Add monitoring for both staging and production environments
Idea was to user some of the docker monitoring tools and check health of containers (healtcheck has been added to some container, not all) and to publish to gitter https://gitter.im/ethereumautomation/source-verify if something goes down.
Each gitter channel has a webhook that can be used for this.
@chriseth @cgewecke would appreciate your feedback for this.
Just send error logs to gitter chat

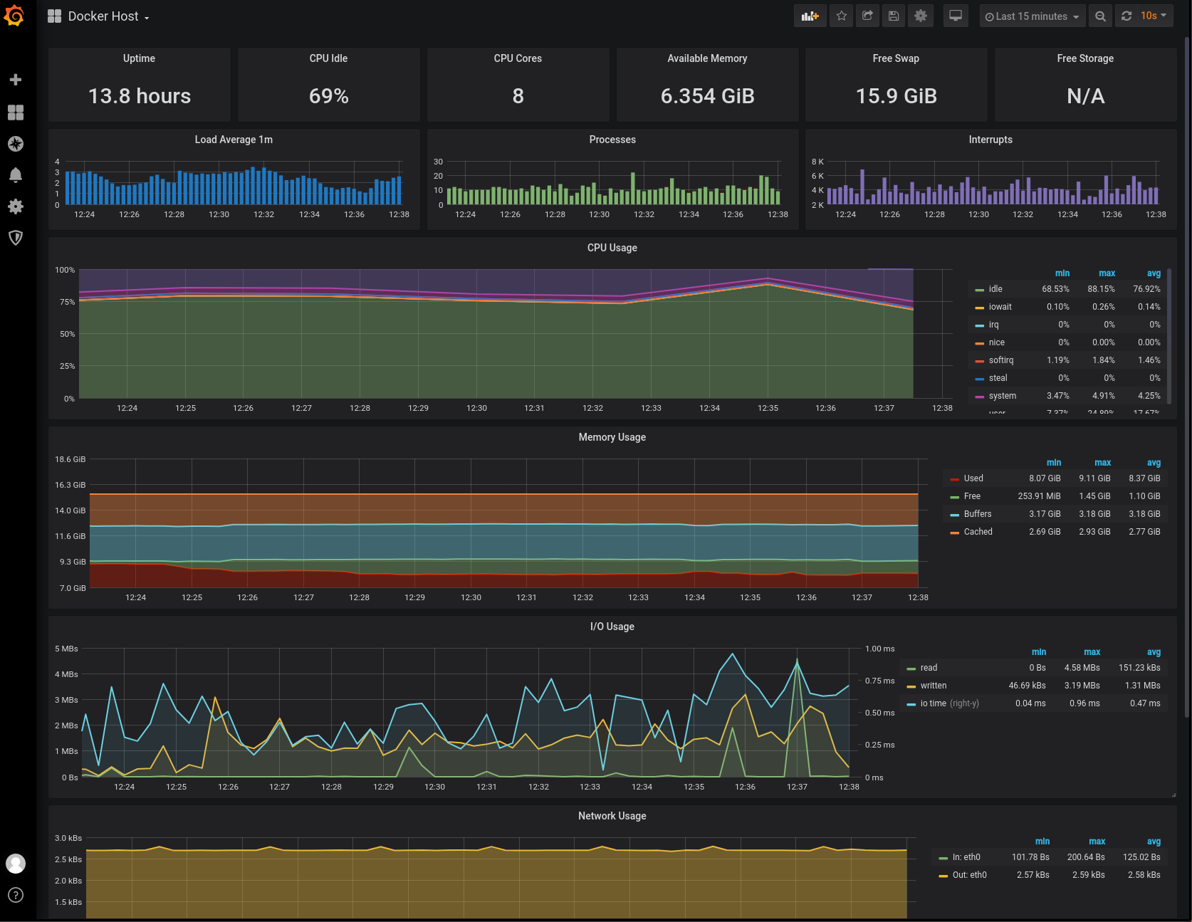
Problems that we saw with storage without clear scripts could be mitigated by having service like this which would track not only docker containers but also state of the server so we can get notifications if server CPU/Memory/Storage goes for example 90% capacity. This is just a nice dashboard for admins, but true advantage comes from pushing notifications to gitter.
Implemented basic monitoring. Still, notifications on gitter are not implemented.
Add loki and jaeger tracing for logs aggregation and showing them inside grafana.
Could also be improved by: https://github.com/ethereum/sourcify/issues/130
Add to CI.