kafka_exporter
kafka_exporter copied to clipboard
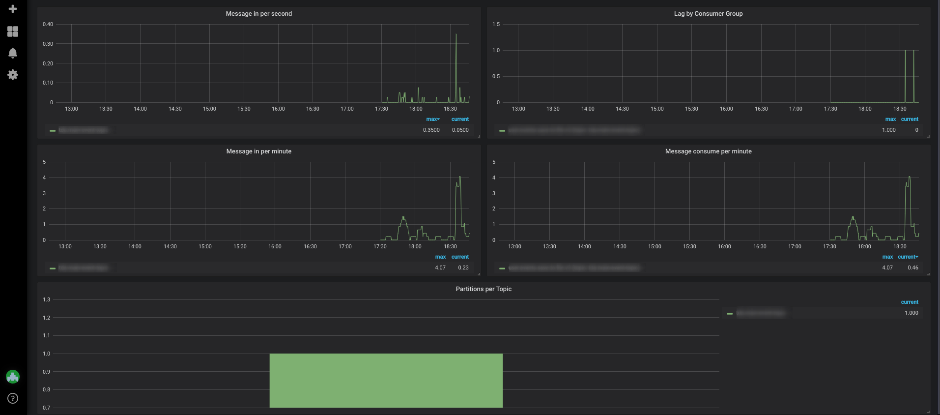
Set dashboard full screen width
As a grafana dashboard divided into 24 columns, set proper width for every graph for full-screen width. Also, set all graph height to 7 rows (240px) instead of 10. The standard more friendly height.
This is how it looks like:
