Russell Morris
Russell Morris
Absolutely! Will do - just let me get it working first, but happy to share.
As promised, my code - let me know what you think. From here, the data is in influxdb ... can use Chronograf, Grafana, or SQL queries. And this works for...
That makes sense, but let me try to explain - I likely wasn't clear above, sorry! I have a Lumiman LM661-1P-US dual switch. Works fine, I can see it in...
FYI, just checked - writing data to Influx, so I could monitor it. It took ~ 15 min (turning 60W load on) before it showed up in the power report....
My apologies - I fear I confused you with my (poor?) wording above 😞. Let me try to explain (better)! My code pretty much matches yours above ... and d.status()...
Ahh, gotcha. Yep, NP here is what I get back (the answer is ... yes, 19, and I do also see 24). BTW, 1 and 2 are both boolean as...
Agreed! Thinking those are calibration coefficients. We do a similar thing at work - voltage and current measurement has a tolerance (variation) associated with it, being an analog measurment. So...
Hmmm - there may be more to this yet 😆. A couple plots (from Grafana, can do this with my data ... working on it!), 1) PC power consumption, using...
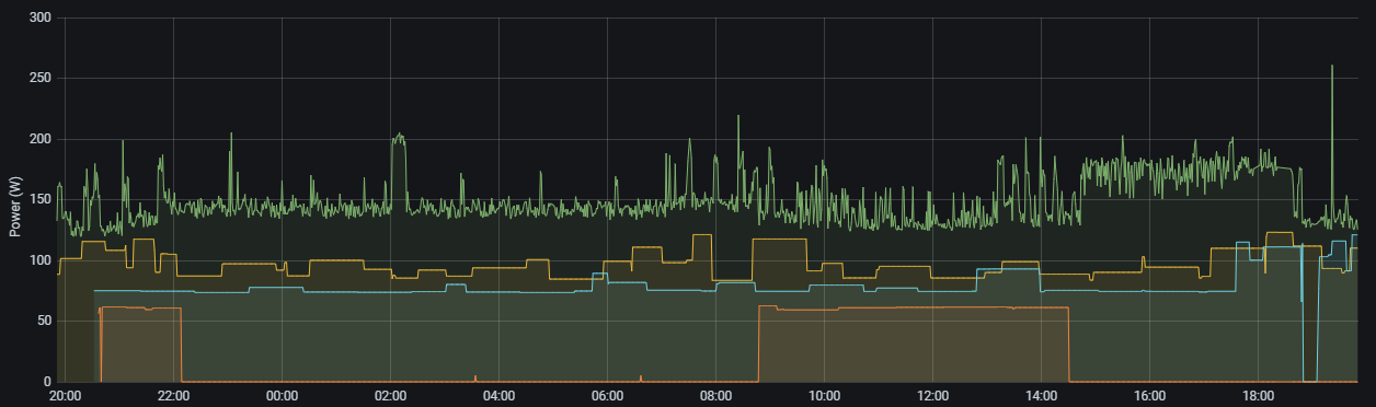
FYI, left it run for the last day or so ... monitoring 4 different Energy Management switches,  Look at bit odd? 😜. The green curve is a Kasa (TP-Link)...
Works for me! Not sure either. BTW, for a bit of fun ... with data in influxdb (in my case, in 1 minute intervals), to get the integrated output over...