aptos-ait2
aptos-ait2 copied to clipboard
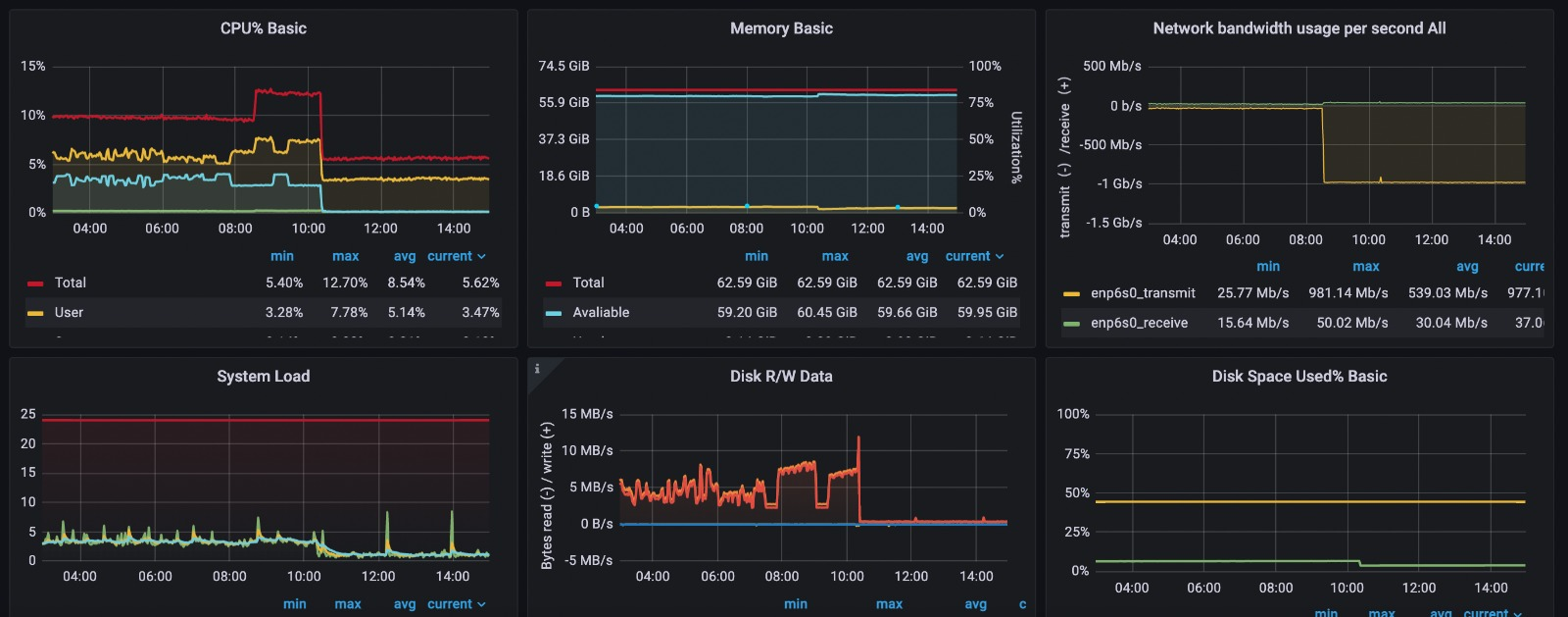
suspected vulnerability of the metrics port 9101
Issue statement: We have noticed significant Tx increase utilising full 1Gbs network bandwidth since the latest changes applied about 12 hours ago. RX packets 1882428703 bytes 5192380941113 (5.1 TB) --> IP 129.151.73.134 using wide range of ports.
The latest changes were to update to the image testnet_f5d8013b0a1851da8e078394d83130d3adaf7670 and setting the timeout to 2000ms.
On diagram below you can see Tx increase at around 8:30 UTC+1

Workaround solution:
close metric port 9101. On diagram below you can see Tx is back to normal at around 23:30 UTC+1

Yes, we did get several report that people getting attacked on metrics port, please make sure you keep the port closed. This is part of our documentation for node best practice