feat: Fabricpool panels - parity with 1.6
updated all panels with description and units.
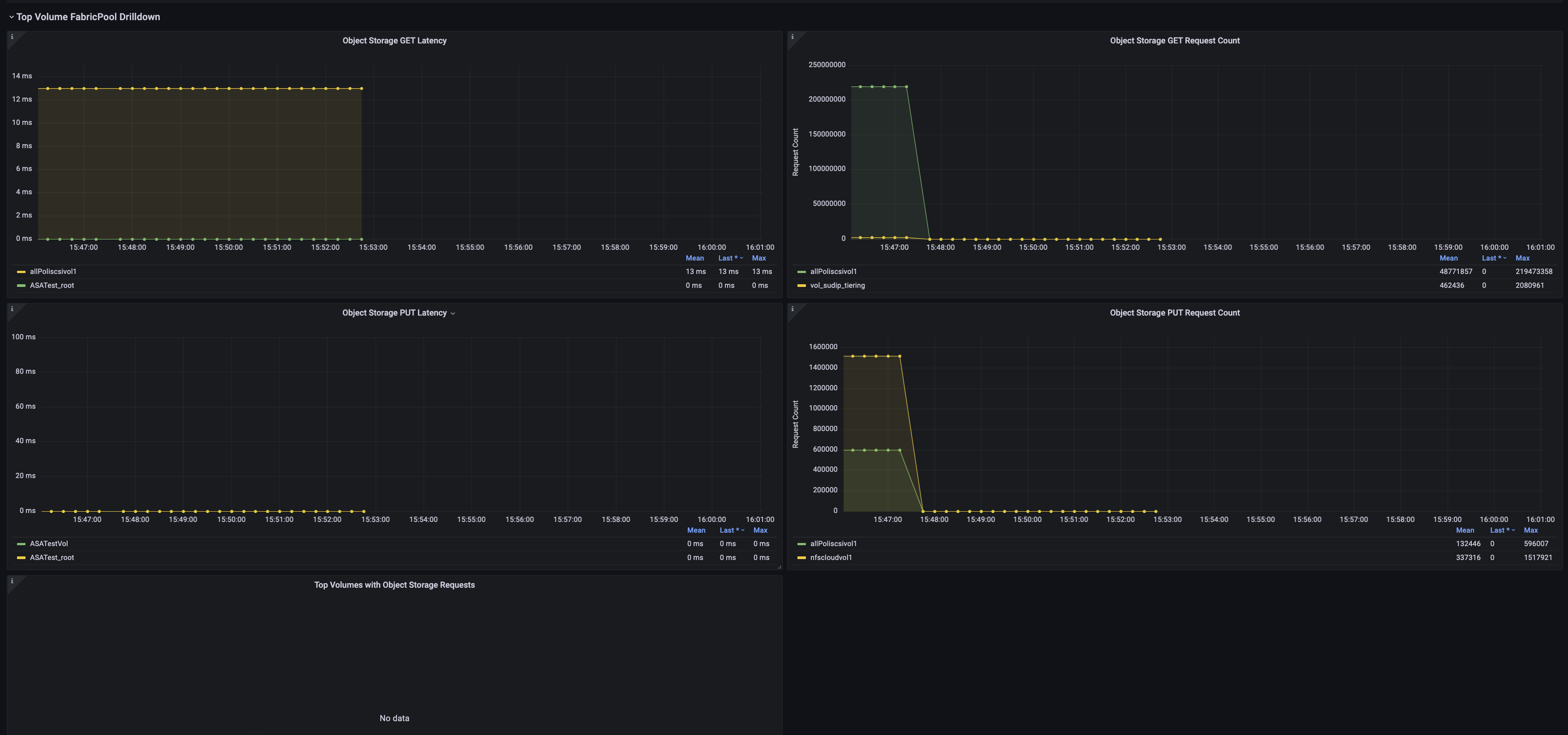
Only pending panel is Top Volumes with Object Storage Requests graph, because the variable of type volName-Req type.
Added 5 panels as shown below.

Me and Rahul discussed regarding the 6th panel where panel would need filter based on volume-metric, but due to instances/metrics independent data structure, it's not feasible in backend. Also, I have tried to manage in prometheus query but label_join/label_replace function don't support filter on newly generated label volume-metric, and without this it's difficult to implement in panel with topk.
So, we will submit 5 panels for now and this 6th panel will be targeted later.