bottom
bottom copied to clipboard
Show ONLY the average CPU usage (hide CPUs) in basic mode
Describe the feature request
Would it be possible to hide the numbered CPUs, and show only the average instead? Too much details can be noisy sometimes...
Additional context/details
Since bottom has -a, may be adding something to inverse its behaviour, like -A, would be really nice :)
Thanks.
If you mean hiding the entries in the CPU table, then no, that's currently not an option right now.
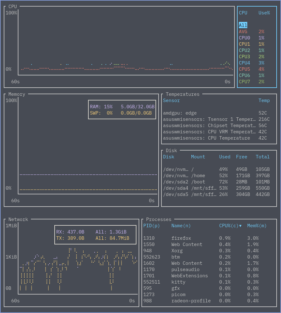
If you mean just showing the average CPU graph, you can select the specific graph you want to show in the legend, so you could just pick to show the average CPU graph:
Before:

After:

Thanks for the reply, @ClementTsang !
And sorry for my sloppiness, somehow I forgot to mention that mostly I had in mind the 'basic' mode, it would be great to have an ability to make it even more clean (but, of course, this optional parameter should also apply to the 'main' mode, just being less pressing, as you've just demonstrated).
Thanks again :)
Is there a way to select the average graph by default?
@ShalokShalom no, not at the moment.
Can I disable the "All" feature? It would default to the "Average" then.
By the way: Beautiful work 👍🏻
No, that is also not a supported feature at the moment.
Would you be curious to implement this?
I think the feature that solves all my problems elegantly, and adds new opportunities for other people at the same time, is when the cursor position simply stays the same when I close and reopen bottom.
I think that is also fairly implement for someone who is skilled with Rust and the codebase That way, I could get the information I want, when I open the app
And it could prove to be useful for other cases as well?
I think that is also fairly implement for someone who is skilled with Rust
Then, may be instead of exposing "Israel War Machine" and "a long history of American hypocrisy" you could submit a pull request?
What a ....
@ShalokShalom file it as a separate feature request. It is unrelated to the issue here.