rust-playground
rust-playground copied to clipboard
Timeout occurs during build
It seems to me, that the backend is not fast enough to actually compile the code anymore.
It seems to be random, therefore maybe load dependent, but I sometimes get a timeout even with a simple fn main() {}.
Can you investigate that? I'm not sure how to reproduce it, because as said, it is somewhat random and does not depend on the code itself.

Yep. I think it's been this way for a few months now. I haven't had time to figure it out, or even to add some basic metrics to help in figuring it out. It may just be that Rust / Cargo / the various crates are slower.
It's a 2x Intel(R) Xeon(R) CPU E5-2686 v4 @ 2.30GHz and ~8GiB of RAM.
I've also been hitting this recently, but running with miri usually doesn't hit this. Is running w/ Miri less CPU intensive?
EDIT: Seems like running w/ miri also hits this, guess I was just getting lucky.
I'm getting timeouts repeatedly now. I can hardly run any code in the playground, even just basic hello worlds don't run anymore.
(responding to https://github.com/integer32llc/rust-playground/issues/762#issue-1090649922)
To fix this, the timeout duration could be increased from 10 seconds to a higher value.
I'm not well-versed in queuing theory, but wouldn't this make it worse or otherwise not help? If we assume a consistent rate of requests and we increase the timeout, then more compilations will be occurring concurrently, fighting each other for the same resources, slowing each other down for a longer period.
I also expect that at some inflection point, people will assume "oh, something broke" while waiting for a request and will resubmit the request, exacerbating the problem as now that one user has doubled their load. Even preventing a second submit in the UI is problematic as people can reload the page and retry, which is even a tiny bit more expensive.
Alternatively,
cargo buildandcargo runcould have different timeouts, for example 15 seconds for compilation and 2 seconds for running.
This is perhaps something that we should have otherwise, but I also don't see how it would fix the problem. Compilation and running both contend for the same CPU time slice.
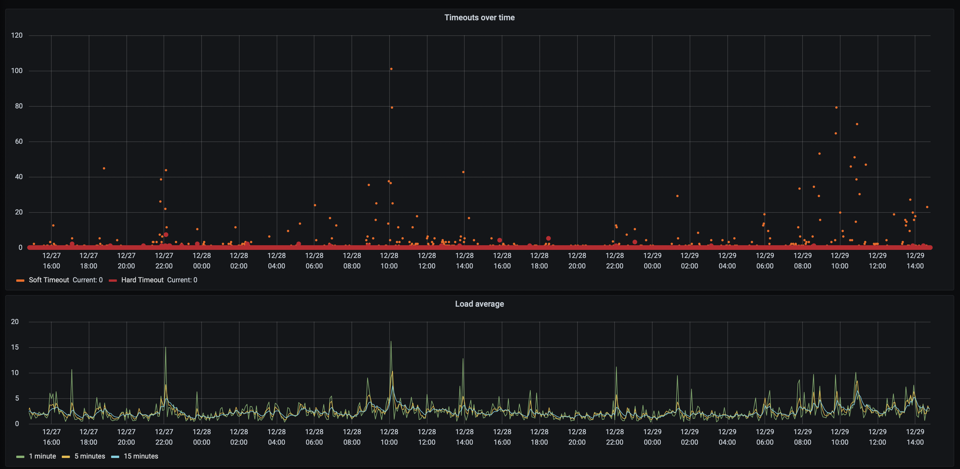
For a picture, here is "Timeouts vs Load average":
And for the last 7 days