Michael Mayer
Michael Mayer
You should find plenty of discussions on this in existing issues.
> That's why I suggested onloading after TensorFlow is idle for a finite amount of time. You could help us by figuring out if there is an API method for...
For related issues see: - https://github.com/photoprism/photoprism/issues/393#issuecomment-657502584 - https://github.com/photoprism/photoprism/issues/371 - https://github.com/photoprism/photoprism/issues/497 More specifically: 
See Release Notes of Go 1.12: https://go.dev/doc/go1.12 > On Linux, the runtime now uses `MADV_FREE` to release unused memory. This is more efficient but may result in higher reported RSS....
> @lastzero what are we supposed to check? Go 1.12 was [released](https://go.dev/doc/devel/release#go1.12) one year before I opened this issue, so this behaviour was already present. Exactly. You reported that memory...
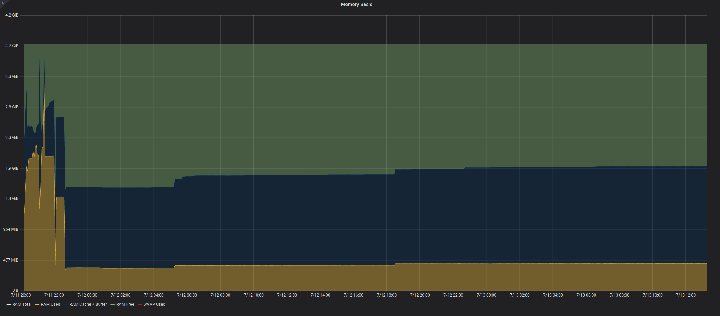
Interesting, thanks for testing! I'm still not sure if it makes sense to "change" this (or what to change in the first place): - unloading and reloading the TensorFlow model,...
Thank you! Deepstack integration looks like a great addition. Be aware that it may take a while before we can proceed with merging PRs, as we need to release improved...
Note that you can now fill out the [CLA form on our website](https://photoprism.app/cla) and then print and sign it. As soon as we have a little time, we will completely...
Most importantly it should send a plausible response including the fields that are supposed to work and be supported.
My recent changes are an initial proof of concept for extending configuration and routes without modifying the original packages, so contributors like you will have fewer merge conflicts and we...