AirCon
AirCon copied to clipboard
Home Assistant "display" error..
Hi,
I use a FGLair air conditionner with Home assistant...
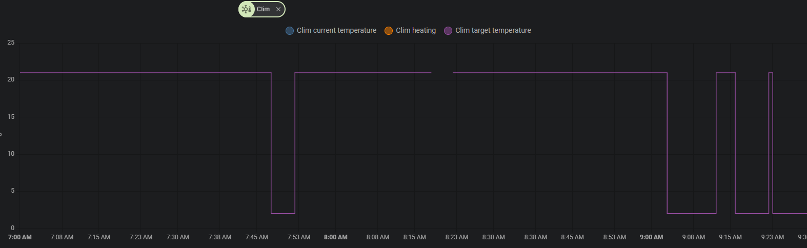
I trigger a call service set_temperature with the following json {"temperature":21,"target_temp_high":22,"target_temp_low":20,"hvac_mode":"heat"}
And for some minutes the climate entity in HA is displaying "Heat at 2°C" when at the same time the FGLair app is displaying 21°C...
It's not only on the dashboard... but also in the history etc

I didn't face this issue with other components... it's quite strange because after a while the display is back to normal... without any new call to service...
Any idea... or someone having seen the same behavior ?
When I watch on MQTT side...
Transmitted 8:50:12 AM QoS: 0 Payload: 21.0
Received 8:50:13 AM QoS: 0 Payload: 2
And 5 minutes later... Received 8:55:20 AM QoS: 0 Payload: 21
Yes, I can confirm the same
Any idea how to fix this ?
A small thumbs up for this issue...
Any idea on how to fix this ? (still present on last version of HA and Add-on)