Jeremy Main
Jeremy Main
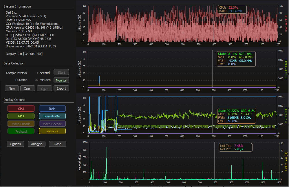
GPU state information integrated into the value inspector 
NOTE: This display feature will need to account for environments where the power state, power consumption, temperature and fan speed are not available; Virtual GPU environments.
Added support for multi-GPU details. This information is not serialized into the GPD file. Due to the limited space I reduced the header labels. ID = GPU Index GP =...
Fix complete and to be included in v1.07b
A global hotkey can be defined to "mark" points to be edited later to describe the operation or issue/event. When loading a GPD file, during the inspection mode, labels can...

Thanks for the feedback Fred. I think I can add a majority of the requests, however the boost state and clock information is not available via NVML for vGPU VMs...
True auto-scaling has not been added, however the protocol RTT value will scale based on the maximum latency. Keeping this issue/request open for future tracking
Citrix and VMware agent queries have been added, serialization support to be added next.
Visually displaying this information in 1.05 but not integrated into the serialized system data. My intent is to expand the system information to include more details that are useful in...